OSI

This chapter describes the key features of the [OSI] menu, which manages OpenFrame OSI, in OpenFrame Manager.

1. Overview

[OSI] allows users to view OpenFrame/OSI status, manage system resources and their status, and view OSI messages and terminal information.

To start OSI, click [OSI] at the top menu area and select the desired menu form the navigation pane.

figure osi main
OSI Main Screen

The following describes the menus in the navigation pane.

Menu Description

[Region]

Provides the status of each region in OSI.

  • [Region Status]: Displays the status of the operating regions.

  • [Control Region]: Displays and modifies the status of the control region in OSI.

  • [Staging]: Displays the current staging library information for OSI regions.

  • [Active Region]: Displays the list of active dependent regions in OSI.

  • [MPP Server]: Displays the status of currently running MPP servers in OSI regions.

  • [MPP Service]: Displays the transaction status of currently running MPP servers in OSI regions.

  • [Events]: Displays major events in OSI regions.

[System Definition]

Allows users to view and modify system resources.

  • [Database]: Manages databases among system resources.

  • [Application]: Manages applications among system resources.

  • [Transaction]: Manages transactions among system resources.

  • [Terminal]: Manages terminals among system resources.

  • [LTERM]: Manages LTERMs among system resources.

[Resources]

Allows users to view and modify the status of active resources.

  • [Database]: Manages databases among runtime system resources.

  • [Application]: Manages applications among runtime system resources.

  • [Transaction]: Manages transactions among runtime system resources.

  • [Terminal]: Manages terminals among runtime system resources.

  • [LTERM]: Manages LTERMs among runtime system resources.

[MQ]

Displays OSI message queues.

[Terminals]

Displays information about the terminals currently connected to OSI.

2. Region

For the submenus under Region, refer to the description of each section.

2.1. Region Status

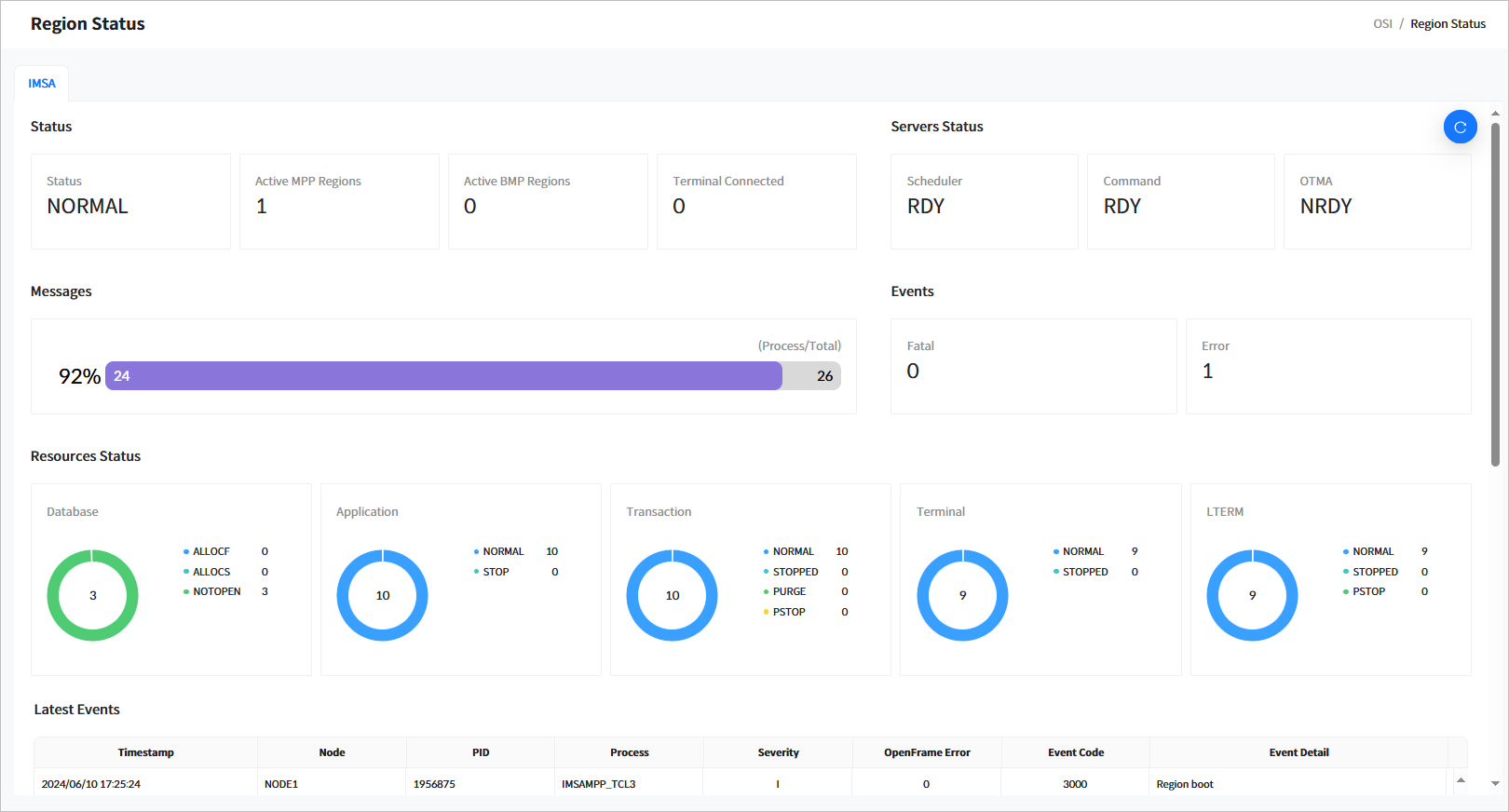
Click [Region] > [Region Status] from the navigation pane to display general information about a region.

figure region status top
[OSI] - Region Status

The following describes each item.

  • Status

    Displays the basic information of a region based on the IMS ID.

    Item Description

    Status

    Current status of the region.

    • INIT: Initial state.

    • NORMAL: Normal state where transactions can be processed.

    • NEEDNRE: The control region server is running but has not received the ‘/NRE’ command.

    • NEEDNREQ: The control region was terminated with the ‘/CHECKPOINT DUMPQ’ or ‘/CHECKPOINT PURGE’ command and has not received the ‘/NRE’ command.

    • NEEDERE: The control region server is running but has not received the ‘/ERE’ command.

    • DOINGRST: The control region is in the process of a RESTART operation.

    • NEEDSTDC: The control region has restarted but has not received the DC command.

    • CHEFREEZ: The control region was terminated with the ‘/CHECKPOINT FREEZE’ command.

    • CHEDUMPQ: The control region was terminated with the ‘/CHECKPOINT DUMPQ’ command.

    • CHEPURGE: The control region was terminated with the‘/CHECKPOINT PURGE’ command.

    • DOINGFRE: The control region is in the process of performing a ‘/CHECKPOINT FREEZE’ operation.

    • DOINGDMP: The control region is in the process of a ‘/CHECKPOINT DUMPQ’ command.

    • DOINGPUR: The control region is in the process of a ‘/CHECKPOINT PURGE’ operation.

    • SHUTDOWN: The control region has shut down normally.

    • UNKNOWN: The status of the control region is unknown.

    Active MPP Regions

    Number of active MPP regions.

    Active BMP Regions

    Number of active BMP regions.

    Terminal Connected

    Number of connected terminals.

  • Servers Status

    Displays the status of major system servers.

    Item Description

    Scheduler

    Displays the current status of the schedule server in the OSI control region.

    • RDY: The server is ready to run.

    • NRDY: The server is not started.

    • RUNNING: The server is processing.

    Command

    Displays the current status of the command server in the OSI control region.

    • RDY: The server is ready to run.

    • NRDY: The server is not started.

    • RUNNING: The server is processing.

    OTMA

    Displays the current status of the OTMA server in the OSI.

    • RDY: The server is ready to run.

    • NRDY: The server is not started.

    • RUNNING: The server is processing.

  • Messages

    Displays statistics for the OSI message queue, including throughput rate, the number of processed message, and total messages.

  • Events

    The number of Fatal and Error events that occurred during OSI operation.

  • Resources Status

    Displays the status of runtime resources. Currently supported resources include databases, applications, transactions, terminals, and LTERMs.

    • Database

      Item Description

      STARTED

      Number of databases currently running.

      ALLOCF

      Number of databases that failed to allocate.

      ALLOCS

      Number of databases that have successfully allocated but not yet used.

      DBR

      Number of databases in Database Recovery (DBR) state.

      STOPPED

      Number of stopped databases.

    • Application

      Item Description

      NORMAL

      Number of available applications.

      STOP

      Number of stopped applications.

    • Transaction

      Item Description

      NORMAL

      Number of available transactions.

      STOP

      Number of stopped transactions.

    • Terminal

      Item Description

      NORMAL

      Number of available terminals.

      STOP

      Number of stopped terminals.

    • LTERM

      Item Description

      NORMAL

      Number of LTERMs in normal state.

      STOPPED

      Number of stopped LTERMs.

      PURGE

      Number of LTERMs in PURGE state.

      PSTOP

      Number of LTERMs in PSTOP state.

  • Last Events

    Displays a list of the most recent 20 events in OSI. The following describes each item.

    Item Description

    Timestamp

    Timestamp when the event occurred.

    Node

    Node name.

    PID

    ID of the process where the event occurred.

    Process

    Name of the process where the event occurred.

    Severity

    Severity level of the event.

    OpenFrame Error

    OpenFrame error code if the event is an error. This will be indicated only if the error code can be verified.

    Event Code

    OSI event code. For more details about event codes, refer to OpenFrame OSI Administrator’s Guide.

    Event Detail

    Detailed description of the event.

2.2. Control Region

Click [Region] > [Control Region] from the navigation pane to move to the Control Region page. In this page, you can view and modify the status of the control region in OSI.

When you enter the search criteria and click the [Search] button, the search results are displayed. Click the [Refresh] button above the list to refresh the list.

figure control region
[OSI] - Control Region
  • Search Conditions

    The following describes the control region search conditions.

    Item Description

    IMS ID

    IMS ID to search for.

  • Search Results

    The following describes the search result columns.

    Column Description

    IMS ID

    IMS ID.

    Job ID

    ID of the job that started the control region.

    Status

    Current status of the control region.

    Log Level

    Current log level of the region.

    Start Date/Time

    Date and time when the control region was started.

2.2.1. Changing Control Region Status

You can change the status of control region by selecting the check box next to a control region in the list and clicking the [Action] button.

figure control region action
[OSI] - Changing Control Region Status

The following statuses can be changed.

Status Description

NRE

Performs ‘NORMAL RESTART’.

ERE

Performs ‘EMERGENCY RESTART’.

STA DC

Starts a data communication (DC).

STOP DC

Stops a data communication (DC).

CHE FREEZE

Performs ‘CHECKPOINT FREEZE’.

OTHERS

Other commands that can be run. For more information on related commands, refer to OpenFrame OSI Administrator’s Guide.

2.3. Staging

Click [Region] > [Staging] from the navigation pane to go to the Staging page. In this page, you can view the current staging library information of the OSI region.

When you enter the search criteria and click the [Search] button, the search results are displayed. Click the [Refresh] button above the list to refresh the list.

figure staging
[OSI] - Staging
  • Search Conditions

    The following describes the staging search conditions.

    Item Description

    IMS ID

    IMS ID to search for.

  • Search Results

    The following describes the search result columns.

    Column Description

    IMS ID

    IMS ID.

    Type

    Staging target. Currently, only ‘LIBRARY’ is supported.

    Library

    Name of the staging target.

    Active

    Status of the staging library (Active or Inactive).

    PDS

    PDS name of the library.

2.4. Active Region

Displays dependent regions currently in operation in the OSI region.

When you enter the search criteria and click the [Search] button, the search results are displayed. Click the [Refresh] button above the list to refresh the list.

figure active region
[OSI] - Active Region
  • Search Conditions

    The following describes the active region search conditions.

    Item Description

    IMS ID

    IMS ID to search for.

  • Search Results

    he following describes the search result columns.

    Column Description

    IMS ID

    IMS ID.

    Job ID

    ID of the job that started the dependent region.

    Job Name

    Name of the job that started the dependent region.

    OSI Server

    Actual server name of the dependent region in OSI.

    Type

    Type of dependent region.

    • TP: MPP region

    • BATCH: BMP region

    Step

    Step name of the job that started the dependent region.

    Class

    For MPP regions, the class name of the transactions.

    PARM

    PARM parameter of the JCL when the dependent region was started.

    AGN

    AGN parameter of the JCL when the dependent region was started.

    SSM

    SSM parameter of the JCL when the dependent region was started.

    Start Date/Time

    Date and time when the dependent region was started.

2.4.1. Stopping Active Regions

You can stop the region by selecting its check box in the list of active regions and clicking the [Stop] button.

figure active region confirm
[OSI] - Stopping Active Region

2.5. MPP Server

Click [Region] > [MPP Server] from the navigation pane to check the current status of active MPP servers in the OSI region.

When you enter the search criteria and click the [Search] button, the search results are displayed. Click the [Refresh] button above the list to refresh the list.

figure mpp server
[OSI] - MPP Server
  • Search Conditions

    The following describes the MPP server search conditions.

    Item Description

    IMS ID

    IMS ID to search for.

    Server

    Transaction class of the MPP server.

  • Search Results

    The following describes the search result columns.

    Column Description

    IMS ID

    IMS ID.

    SVRI

    Index of the MPP server in OSI.

    Server

    Name of the MPP server in OSI.

    Status

    Current status of the MPP server.

    • RDY: The server is active.

    • NRDY: The server is inactive.

    Count

    Number of messages processed by the MPP server.

    Q Count

    Number of messages queued for processing in the MPP server.

    QP Count

    Number of messages deleted while queued in the MPP server.

    EM Count

    Number of messages returned due to exceeding the maximum queuing limit.

2.6. MPP Service

Click [Region] > [MPP Service] from the navigation pane to check the transaction status of the currently running MPP server in the OSI region.

When you enter the search criteria and click the [Search] button, the search results are displayed. Click the [Refresh] button above the list to refresh the list.

figure mpp service
[OSI] - MPP Service
  • Search Conditions

    The following describes the MPP service search conditions.

    Item Description

    IMS ID

    IMS ID to search for.

    Server

    Transaction class of the MPP server.

    Transaction

    Transaction of the MPP server.

  • Search Results

    The following describes the search result columns.

    Column Description

    IMS ID

    IMS ID.

    Server

    Transaction class name.

    Transaction

    Transaction name.

    Count

    Number of messages processed by the transaction.

    SVC Avg.

    Average time taken to perform the transaction.

    Status

    Current status of the transaction.

    • RDY: Transaction is ready.

    • NRDY: Transaction is not ready.

    Q Count

    Number of messages queued for processing by the transaction.

    Q Avg.

    Average waiting time for messages queued for processing.

2.7. Events

Click [Region] > [Events] from the navigation pane to check major events in the OSI region.

When you enter the search criteria and click the [Search] button, the search results are displayed. Click the [Refresh] button above the list to refresh the list.

figure region events
[OSI] - Events
  • Search Conditions

    The following describes the event search conditions.

    Item Description

    IMS ID

    IMS ID to search for.

    Severity

    Severity level of the event.

    • FATAL: An event where a severe error occurred.

    • ERROR: An event where an error occurred.

    • INFO: An informational event.

  • Search Results

    The following describes the search result columns.

    Column Description

    IMS ID

    IMS ID.

    Timestamp

    Timestamp when the event occurred.

    Node

    Node name.

    PID

    ID of the process where the event occurred.

    Process

    Name of the process where the event occurred.

    Severity

    Severity level of the event.

    OpenFrame Error

    OpenFrame error code if the event is an error. This will be indicated only if the error code can be verified.

    Event Code

    OSI event code. For more details about event codes, refer to OpenFrame OSI Administrator’s Guide.

    Details

    Detailed description of the event.

3. System Definition

This function manages system resources to operate the OSI system. OSI supports the following resources:

3.1. Database

Click [System Definition] > [Database] from the navigation pane to manage databases (DBDs) among system resources.

When you enter the search criteria and click the [Search] button, the search results are displayed. Click the [Refresh] button above the list to refresh the list.

figure sd database
[OSI] - System Definition - Database
  • Search Conditions

    The following describes the DBD search conditions.

    Item Description

    IMS ID

    IMS ID to search for.

    DBD

    DBD name.

  • Search Results

    The following describes the search result columns.

    Column Description

    IMS ID

    IMS ID.

    DBD

    DBD name.

    Access

    Access type of the DBD.

    Residential

    Indicates whether the DBD is resident.

    Registered Date/Time

    Date and time when the DBD was created.

    Updated Date/Time

    Date and time when the DBD information was updated.

  • Buttons

    You can manage DBDs using the following buttons above the list.

    Button Description

    [Add]

    Adds a new DBD.

    [Delete]

    Delete the selected DBD.

3.1.1. Database Details

Click a specific DBD from the list in the System Definition > Database page to go to the Database Details page.

Click the [<] icon to return to the previous page.

figure sd database detail
[OSI] - System Definition - Database Details

The following describes each item.

Item Description

IMS ID

IMS ID.

DBD

DBD name.

Access

Access type of the DBD.

Residential

Indicates whether the DBD is resident. (Not supported by OSI but maintained for compatibility)

Registered Date/Time

Date and time when the DBD was created.

Updated Date/Time

Date and time when the DBD information was updated.

3.2. Application

Click [System Definition] > [Application] from the navigation pane to manage applications among system resources.

When you enter the search criteria and click the [Search] button, the search results are displayed. Click the [Refresh] button above the list to refresh the list.

figure sd application
[OSI] - System Definition - Application
  • Search Conditions

    The following describes the application search conditions.

    Item Description

    IMS ID

    IMS ID to search for.

    Application

    Application name.

  • Search Results

    The following describes the search result columns.

    Column Description

    IMS ID

    IMS ID.

    Application

    Application name.

    Residential

    Indicates whether the application is resident. (Not supported by OSI but maintained for compatibility)

    Language

    Language type of the application.

    Type

    Program type of the application.

    Scheduler

    Schedule type of the application.

    Registered Date/Time

    Date and time when the application was created.

    Updated Date/Time

    Date and time when the application was updated.

  • Buttons

    You can manage applications using the following buttons above the list.

    Button Description

    [Add]

    Adds an application.

    [Delete]

    Deletes the selected application.

3.2.1. Application Details

Click a specific application from the list in the System Definition > Application page ([OSI] - System Definition - Application) to go to the Application Details page.

Click the [<] icon to return to the previous page.

figure sd application detail
[OSI] - System Definition - Application Details

The following describes each item.

Item Description

IMS ID

IMS ID.

APPLCTN

Application name.

Residential

Indicates whether the application is resident.

Fastpath

Indicates whether it is a FastPath application.

Remote SYS ID

Remote system ID.

Local SYS ID

Local system ID.

GPSB

GPSB name.

LANG

Language of the application program.

Program Type

Application type.

  • TP: Program performed in the MPP region.

  • BATCH: Program performed in the BMP region.

Program OVLY

OVLY of the application.

Program OVLY Class

OVLY class of the application.

Scheduler

Indicates whether messages can be processed simultaneously in MPP or BMP.

  • SERIAL: Cannot be processed simultaneously.

  • PARALLEL: Can be processed simultaneously.

Registered Date/Time

Date and time when the application resource was registered.

Updated Date/Time

Date and time when the application resource was last updated.

3.3. Transaction

Click [System Definition] > [Transaction] from the navigation pane to manage transactions among system resources.

When you enter the search criteria and click the [Search] button, the search results are displayed. Click the [Refresh] button above the list to refresh the list.

figure sd transaction
[OSI] - System Definition - Transaction
  • Search Conditions

    The following describes the transaction search conditions.

    Item Description

    IMS ID

    IMS ID to search for.

    Transaction

    Transaction code.

  • Search Results

    The following describes the search result columns.

    Column Description

    IMS ID

    IMS ID.

    Application

    Application name of the transaction.

    Transaction

    Transaction name

    Edit

    Edit name of the transaction.

    Inquiry

    Indicates whether the transaction is for inquiry purposes.

    Proc Limit

    Number of process limits for the transaction.

    SPA Size

    SPA size of the transaction.

    WFI

    Indicates whether the transaction is WFI.

    Registered Date/Time

    Date and time when the transaction was created.

    Updated Date/Time

    Date and time when the transaction information was updated.

  • Buttons

    You can manage transactions using the following buttons above the list.

    Button Description

    [Add]

    Adds a transaction.

    [Delete]

    Deletes the selected transaction.

3.3.1. Transaction Details

Click a specific transaction from the list in the System Definition > Transaction page ([OSI] - System Definition - Transaction) to go to the Transaction Details page.

Click the [<] icon to return to the previous page.

figure sd transaction detail
[OSI] - System Definition - Transaction Details

The following describes each item.

Item Description

IMS ID

IMS ID.

Application

Application name.

Transaction

Transaction name.

AOI

Indicates whether to use Automated Operator Interface (AOI). (Not supported by OSI but maintained for compatibility)

DCLWA

Indicates whether to use Data Communication Log Write Ahead (DCLWA). (Not supported by OSI but maintained for compatibility)

Edit Type

Specifies whether to convert the input data to uppercase.

  • UC: Converts to uppercase.

  • ULC: Does not convert to uppercase.

Edit Routine Name

Edit routine name. (Not supported by OSI but maintained for compatibility)

FP Use

Indicates if FastPath is used. (Not supported by OSI but maintained for compatibility)

FP Size

Buffer size for performing a FastPath. (Not supported by OSI but maintained for compatibility)

Inquiry

Indicates whether the transaction is for inquiry purposes. If set to YES, HiDB’s ISRT, DLET, and REPL commands cannot be issued.

Inquiry Type

Specifies whether to recover during NRE or ERE. (Not supported by OSI but maintained for compatibility)

Max RGN

Maximum number of regions for MPP. (Not supported by OSI but maintained for compatibility)

Mode Type

Specifies whether to process the database for each message or apply changes at the end of the program. (Not supported by OSI but maintained for compatibility)

MSG Type

Type of transaction code. (Not supported by OSI but maintained for compatibility)

MSG Resp

Indicates whether a response was returned for the transaction input.

MSG Type Class

Transaction class.

PAR Limit

Maximum value when SCHDTYPE in the application is PARALLEL. (Not supported by OSI but maintained for compatibility)

PROC Limit Count

Maximum number of messages that can be processed in a single transaction. (Not supported by OSI but maintained for compatibility)

PROC Limit Count Per CPU

Maximum time that can be used per CPU within a transaction.

PRTY Count

Parameter that specifies the scheduling priority of the transaction. (Not supported by OSI but maintained for compatibility)

PRTY Limit

Parameter that specifies the scheduling priority of the transaction. (Not supported by OSI but maintained for compatibility)

PRTY Limit Count

Parameter that specifies the scheduling priority of the transaction. (Not supported by OSI but maintained for compatibility)

Routing

Parameter that specifies routing information in multiple OSI systems. (Not supported by OSI but maintained for compatibility)

SEG No

Maximum number of segments that a GU message can retrieve in the application.

SEG Size

Size of the segments that a GU message can retrieve in the application.

Serial

Indicates whether the processing order of transactions can be specified.

SPA Size

Application size for SPA area.

SPA Type

Indicates whether to truncate the SPA area length if it is small when switched to another transaction.

Remote SYS ID

SYSID parameter of the remote system. (Not supported by OSI but maintained for compatibility)

Local SYS ID

SYSID parameter of the local system. (Not supported by OSI but maintained for compatibility)

WFI

Indicates whether it is a wait-for-input (WFI) transaction.

Registered Date/Time

Date and time when the transaction was registered.

Updated Date/Time

Date and time when the transaction was last updated.

3.4. Terminal

Click [System Definition] > [Terminal] from the navigation pane to manage terminals among system resources.

When you enter the search criteria and click the [Search] button, the search results are displayed. Click the [Refresh] button above the list to refresh the list.

figure sd terminal
[OSI] - System Definition - Terminal
  • Search Conditions

    The following describes the terminal search conditions.

    Item Description

    IMS ID

    IMS ID to search for.

    Terminal

    Terminal name.

  • Search Results

    The following describes the search result columns.

    Column Description

    IMS ID

    IMS ID.

    Terminal

    Terminal name.

    Out Edit

    Indicates whether the terminal output can be edited.

    In Edit

    Indicates whether the terminal input can be edited.

    Model

    Model type of the terminal.

    Type

    Type of the terminal.

    Line

    Line size of the terminal.

    Column

    Column size of the terminal.

    Lock

    Lock type of the terminal.

    SOSI

    SOSI type of the terminal.

    Registered Date/Time

    Date and time when the terminal was created.

    Updated Date/Time

    Date and time when the terminal was last updated.

  • Buttons

    You can manage terminals using the following buttons above the list.

    Button Description

    [Add]

    Adds a terminal.

    [Delete]

    Deletes the selected terminal.

3.4.1. Terminal Details

Click a specific terminal from the list in the System Definition > Terminal page ([OSI] - System Definition - Terminal) to go to the Terminal Details page.

Click the [<] icon to return to the previous page.

figure sd terminal detail
[OSI] - System Definition - Terminal Details

The following describes each item.

Item Description

IMS ID

IMS ID.

Terminal

Terminal name.

Out Edit

Name of the module to be used for output processing. (Not supported by OSI but maintained for compatibility)

In Edit

Name of the module to be used for input processing. (Not supported by OSI but maintained for compatibility)

Message Deletion

Parameter that specifies whether message deletion is allowed on the terminal. (Not supported by OSI but maintained for compatibility)

Model

Terminal model. (Not supported by OSI but maintained for compatibility)

Printer Size

Print location at the printer. (Not supported by OSI but maintained for compatibility)

Type

Terminal type. (Not supported by OSI but maintained for compatibility)

Line Size

Line size of the 3270 display terminal.

Column Size

Column size of the 3270 display terminal.

PFK

Type of program function key (PFK). (Not supported by OSI but maintained for compatibility)

Card

Indicates whether CARD is available. (Not supported by OSI but maintained for compatibility)

Pen

Indicates whether PEN is available. (Not supported by OSI but maintained for compatibility)

Response

Response to the transaction. (Not supported by OSI but maintained for compatibility)

Share

Indicates whether the printer is shared in VTAM. (Not supported by OSI but maintained for compatibility)

Automatic Page Deletion

Specifies whether automatic page deletion is allowed in the terminal. (Not supported by OSI but maintained for compatibility)

Open Destination

Specifies whether the IMS ‘/OPNDST’ command can be set.

Protected

Protected mode for each message. (Not supported by OSI but maintained for compatibility)

Lock

Specifies whether a lock can be set on the keyboard after MFS data transmission. (Not supported by OSI but maintained for compatibility)

SOSI

Specifies whether MFS data is trans Shift-out (SO) or Shift-in (SI) is applied during MFS input. (Not supported by OSI but maintained for compatibility)

Registered Date/Time

Date and time when the terminal was created.

Updated Date/Time

Date and time when the terminal was last updated.

3.5. LTERM

Click [System Definition] > [LTERM] from the navigation pane to manage logical terminals (LTERM) among system resources.

When you enter the search criteria and click the [Search] button, the search results are displayed. Click the [Refresh] button above the list to refresh the list.

figure sd lterm
[OSI] - System Definition - LTERM
  • Search Conditions

    The following describes the LTERM search conditions.

    Item Description

    IMS ID

    IMS ID to search for.

    LTERM

    LTERM name.

  • Search Results

    The following describes the search result columns.

    Column Description

    IMS ID

    IMS ID.

    Terminal

    Terminal name of the LTERM.

    LTERM

    LTERM name.

    Type

    Type of LTERM.

    Edit

    Specifies whether the LTERM can be edited.

    Edit Type

    Edit type of the LTERM. (UC or ULC).

    Output

    Output terminal name of the LTERM.

    Registered Date/Time

    Date and time when the LTERM was created.

    Updated Date/Time

    Date and time when the LTERM information was updated.

  • Buttons

    You can manage LTERMs using the following buttons above the list.

    Button Description

    [Add]

    Adds a LTERM.

    [Delete]

    Deletes the selected LTERM.

3.5.1. LTERM Details

Click a specific LTERM from the list in the System Definition > LTERM page to go to the LTERM Details page.

Click the [<] icon to return to the previous page.

figure sd lterm detail
[OSI] - System Definition - LTERM Details

The following describes each item.

Item Description

IMS ID

IMS ID.

Terminal

Terminal name of the LTERM.

LTERM

LTERM name.

Type

Type of LTERM.

Edit

Specifies whether the LTERM can be edited.

Edit Type

Edit type of the LTERM (UC or ULC).

Output

Output terminal name of the LTERM.

Registered Date/Time

Date and time when the LTERM was created.

Updated Date/Time

Date and time when the LTERM information was updated.

4. Resources

You can use the Resources menu to manage runtime system resources required for operating the OSI system. OSI supports the following runtime system resources.

4.1. Database

Click [Resources] > [Database] from the navigation pane to manage databases among runtime system resources.

When you enter the search criteria and click the [Search] button, the search results are displayed. Click the [Refresh] button above the list to refresh the list.

figure rsc database
[OSI] - Resources - Database
  • Search Conditions

    The following describes the database search conditions.

    Item Description

    IMS ID

    IMS ID to search for.

    Database

    Database name.

    Status

    Database status.

  • Search Results

    The following describes the search result columns.

    Column Description

    IMS ID

    IMS ID.

    Database

    Database name.

    Type

    Indicates whether the database is resident.

    Access

    Access type of the database.

    Status

    Status of the database.

    Registered Date/Time

    Date and time when the database was created.

    Updated Date/Time

    Date and time when the database status was updated.

  • Buttons

    You can manage databases using the following buttons above the list.

    Button Description

    [Action]

    Executes the imscmd for the selected item.

    • /STA DB

    • /STOP DB

    • /DBR DB

4.1.1. Changing Resource Database Status

You can change the database status by selecting the check box next to a database in the list and clicking the [Action] button.

figure rsc database action
[OSI] - Changing Resource Database Status

The following statuses can be changed.

Status Description

STA DB

Allows transactions to access the database.

STOP DB

Prevents programs from accessing the database.

DBR DB

Blocks transactions or programs from accessing the database.

4.2. Application

Click [Resources] > [Application] from the navigation pane to manage applications among runtime system resources.

When you enter the search criteria and click the [Search] button, the search results are displayed. Click the [Refresh] button above the list to refresh the list.

figure rsc application
[OSI] - Resources - Application
  • Search Conditions

    The following describes the application search conditions.

    Item Description

    IMS ID

    IMS ID to search for.

    Application

    Application name.

    Status

    Application Status.

  • Search Results

    The following describes the search result columns.

    Column Description

    IMS ID

    IMS ID.

    Application

    Application name.

    Transaction

    Transaction name of the application.

    Type

    Type of the application’s program.

    Status

    Status of the application.

    Registered Date/Time

    Date and time when the application was created.

    Updated Date/Time

    Date and time when the application status was last updated.

  • Buttons

    You can manage applications using the following buttons above the list.

    Button Description

    [Action]

    Executes the imscmd for the selected item.

    • /STA PGM

    • /STOP PGM

4.2.1. Changing Resource Application Status

You can change the application status by selecting the check box next to an application in the list and clicking the [Action] button.

figure rsc application action
[OSI] - Changing Resource Application Status

The following statuses can be changed.

Status Description

STOP PGM

Stops the PGM (application).

START PGM

Starts the PGM (application).

4.3. Transaction

Click [Resources] > [Transaction] from the navigation pane to manage transactions among runtime system resources.

When you enter the search criteria and click the [Search] button, the search results are displayed. Click the [Refresh] button above the list to refresh the list.

figure rsc transaction
[OSI] - Resources - Transaction
  • Search Conditions

    The following describes the transaction search conditions.

    Item Description

    IMS ID

    IMS ID to search for.

    Transaction

    Transaction code.

    Status

    Transaction status.

  • Search Results

    The following describes the search result columns.

    Column Description

    IMS ID

    IMS ID.

    Transaction

    Transaction name.

    Class

    Class of the transaction.

    Enq

    Number of enqueues for the transaction.

    Queue

    Number of queues for the transaction.

    Limit

    Number of limits for the transaction. (Currently not supported)

    Current Priority

    Current priority of the transaction. (Currently not supported)

    Normal Priority

    Normal priority of the transaction. (Currently not supported)

    Limit Priority

    Limit priority of the transaction. (Currently not supported)

    Parallel Limit

    Number of parallel limits of the transaction. (Currently not supported)

    PSB

    PSB (application) name of the transaction.

    Status

    Status of the transaction.

    Registered Date/Time

    Date and time when the transaction was created.

    Updated Date/Time

    Date and time when the status of the transaction was last changed.

  • Buttons

    You can manage transactions using the following buttons above the list.

    Button Description

    [Action]

    Executes the imscmd for the selected item.

    • /START TRAN

    • /STOP TRAN

    • /PSTOP TRAN

    • /PURGE TRAN

4.3.1. Changing Resource Transaction Status

You can change the transaction status by selecting the check box next to a transaction in the list and clicking the [Action] button.

figure rsc transaction action
[OSI] - Changing Resource Transaction Status

The following statuses can be changed.

Status Description

STOP TRAN

Stops the transaction.

START TRAN

Starts the transaction.

PSTOP TRAN

Stops the message scheduling for a specific transaction.

PURGE TRAN

Stops the transaction queueing.

4.4. Terminal

Click [Resources] > [Terminal] from the navigation pane to manage terminals among runtime system resources.

When you enter the search criteria and click the [Search] button, the search results are displayed. Click the [Refresh] button above the list to refresh the list.

figure rsc terminal
[OSI] - Resources - Terminal
  • Search Conditions

    The following describes the terminal search conditions.

    Item Description

    IMS ID

    IMS ID to search for.

    Terminal

    Terminal name.

    Status

    Terminal Status.

  • Search Results

    The following describes the search result columns.

    Column Description

    IMS ID

    IMS ID.

    Terminal

    Terminal name.

    Enq

    Number of enqueues for the terminal.

    Deq

    Number of dequeues for the terminal.

    Queue

    Number of queues for the terminal.

    Status

    Status of the terminal.

    Registered Date/Time

    Date and time when the terminal was created.

    Updated Date/Time

    Date and time when the status of the terminal was last changed.

  • Buttons

    You can manage terminals using the following buttons above the list.

    Button Description

    [Action]

    Executes the imscmd for the selected item.

    • /START NODE

    • /STOP NODE

    • /OPN NODE

    • /CLS NODE

4.4.1. Changing Resource Terminal Status

You can change the terminal status by selecting the check box next to a terminal in the list and clicking the [Action] button.

figure rsc terminal action
[OSI] - Changing Resource Terminal Status

The following statuses can be changed.

Status Description

STOP NODE

Sets the terminal to be stopped and logged off.

START NODE

Enables the terminal to log on.

CLS NODE

Disconnects the node from OSI.

OPN NODE

Connects the VTAM terminal to the OSI system.

4.5. LTERM

Click [Resources] > [LTERM] from the navigation pane to manage logical terminals (LTERM) among runtime system resources.

When you enter the search criteria and click the [Search] button, the search results are displayed. Click the [Refresh] button above the list to refresh the list.

figure rsc lterm
[OSI] - Resources - LTERM
  • Search Conditions

    The following describes the LTERM search conditions.

    Item Description

    IMS ID

    IMS ID to search for.

    LTERM

    LTERM name.

    Status

    LTERM status.

  • Search Results

    The following describes the search result columns.

    Column Description

    IMS ID

    IMS ID.

    LTERM

    LTERM name.

    Enq

    Number of enqueues for the LTERM.

    Deq

    Number of dequeues for the LTERM.

    Queue

    Number of queues for the LTERM.

    Status

    Status of the LTERM.

    Registered Date/Time

    Date and time when the LTERM was created.

    Updated Date/Time

    Date and time when the status of the LTERM was last updated.

  • Buttons

    You can manage LTERMs using the following buttons above the list.

    Button Description

    [Action]

    Executes the imscmd for the selected item.

    • /START LTERM

    • /STOP LTERM

    • /PSTOP LTERM

4.5.1. Changing Resource LTERM Status

You can change the LTERM status by selecting the check box next to a LTERM in the list and clicking the [Action] button.

figure rsc lterm action
[OSI] - Changing Resource LTERM Status

The following statuses can be changed.

Status Description

START LTERM

Sets the LTERM to be started and resets the states such as STOP and PSTOP.

STOP LTERM

Sets the LTERM to be stopped and stops sending to or receiving from the LTERM.

PSTOP LTERM

Stops sending to or receiving from a specific LTERM.

5. MQ

Click [MQ] from the navigation pane to view the OSI message queues (hereafter MQ).

When you enter the search criteria and click the [Search] button, the search results are displayed. Click the [Refresh] button above the list to refresh the list.

figure mq
[OSI] - MQ
  • Search Conditions

    The following describes the MQ search conditions.

    Item Description

    IMS ID

    IMS ID to search for.

  • Search Results

    The following describes the search result columns.

    Column Description

    IMS ID

    IMS ID.

    MSG ID

    Message ID.

    Destination

    Destination of the message.

    Status

    Status of the message.

    Length

    Length of the message data.

    Registered Date/Time

    Date and time when the message was created.

    Updated Date/Time

    Date and time when the message status was changed.

5.1. MQ Details

Click a specific MSG ID from the list in the MQ page to go to the MQ Details page.

Click the [<] icon to return to the previous page.

figure mq detail
[OSI] - MQ Details

The following describes each item.

Item Description

IMS ID

IMS ID.

MSG ID

Message ID.

Flag

Flag of the message.

Type

Message type.

Destination

Destination of the message.

Destination Type

Destination type of the message.

Terminal

Terminal of the message source.

LTERM

LTERM of the message source.

MOD

MOD name of the message.

Service

Service name of the message’s destination.

OFGW Client

OFGW client ID of the message source.

Tmax Client

Tmax client ID of the message source.

Region Client

Region client ID of the message source.

IP Address

IP address of the message source.

Input Date

Date when the message was input into the IO-PCB.

Input Time

Time when the message was input into the IO-PCB.

Program Modification

MOD setting flag for the message.

Prev. Message ID

Previous message ID used in the message’s AL-PCB.

Input Message Seq.

Sequence of the message.

PCB Flag

PCB flag of the message.

Segment count

Number of segments in the message.

Error Transaction

Transaction code where the message error occurred.

Command Option

Command option of the message.

SPA Length

SPA length of the message.

Error Code

Error code of the message.

Alt Type

Alt message flag of the message.

MQMD

MQMD of the message.

MQIIH

MQIIH of the message.

Message Length

Length of the message.

Message Status

Current status of the message.

Registered Date/Time

Date and time when the message was created.

Updated Date/Time

Date and time when the message was last modified.

6. Terminals

Click [Terminals] from the navigation pane to view the information about terminals currently connected to OSI.

When you enter the search criteria and click the [Search] button, the search results are displayed. Click the [Refresh] button above the list to refresh the list.

figure terminals
[OSI] - Terminals
  • Search Conditions

    The following describes the terminal search conditions.

    Item Description

    IMS ID

    IMS ID to search for.

  • Search Results

    The following describes the search result columns.

    Column Description

    IMS ID

    IMS ID.

    LTERM

    LTERM name of the connected terminal.

    TERM

    Terminal name.

    Status

    Status of the terminal.

    • FORMAT: Initial state.

    • UNFORMAT: Logged-in state.

    Mode

    Modes of the terminal.

    • DEFAULT: Default mode.

    • PRINTER: Printer mode.

    OFGW Client

    Client ID of the OpenFrame GW.

    IP Address

    IP address from which the terminal is connected.

    Trans

    Last transaction performed by the terminal.

    Registered Date/Time

    Date and time when the terminal was connected.

    Updated Date/Time

    Date and time the terminal information was last updated.

6.1. Terminals Details

Click a specific 'LTERM' from the list in the [Terminals] page to go to the Terminal Details page.

Click the [<] icon to return to the previous page.

figure terminals detail
[OSI] - Terminals Details

The following describes each item.

Item Description

IMS ID

IMS ID.

LTERM

LTERM name of the connected terminal.

TERM

Terminal name.

Status

Status of the terminal.

  • FORMAT: Initial state.

  • UNFORMAT: Logged-in state.

Mode

Modes of the terminal.

  • DEFAULT: Default mode.

  • PRINTER: Printer mode.

Sign-on Status

TACF Sign-on status for the terminal.

  • NEED: Sign-on is required.

  • ON: Signed on.

  • OFF: Signed off.

Max Segment Count

Maximum number of segments.

Current Page

Current page number of the terminal.

Paging

Indicates whether paging is currently enabled.

OFGW Client

Client ID of the OpenFrame GW.

Tmax Client ID

Client ID of the terminal.

Region Client ID

Client ID of the connected region.

IP Address

IP address from which the terminal is connected.

Terminal Type

Types of the terminal.

  • Master

  • Secondary

Transaction

Last transaction performed by the terminal.

MOD

Current Message Output Descriptor (MOD) value of the terminal.

MID

Current Message Input Descriptor (MID) value of the terminal.

DIF

Device Input Format (DIF) value of the terminal.

Next MOD

MOD for the next transaction.

SPA Length

Length of the SPA.

User ID

ID of the user.

Group ID

ID of the group.

Registered Date/Time

Date and time when the terminal was connected.

Updated Date/Time

Date and time when the terminal information was last updated.