OSI

본 장에서는 OpenFrame Manager 기능 중 [OSI] 메뉴의 주요 기능에 대해 설명한다. (OpenFrame OSI에 대응)

1. 개요

[OSI] 메뉴는 OpenFrame/OSI에 대한 상태 조회, 시스템 리소스에 대한 관리, 리소스에 대한 상태 관리, OSI 메시지와 터미널 정보를 조회할 수 있다.

OSI를 시작하려면 상단의 메뉴 영역에서 [OSI]을 선택하고 네비게이션 영역에서 업무를 선택한다.

figure osi main
OSI 메인 화면

다음은 네비게이션 영역 메뉴에 대한 설명이다.

메뉴 설명

[Region]

OSI의 각 리전에 대한 상태를 조회한다.

  • [Region Status]: 운용 중인 리전의 상태를 조회할 수 있다.

  • [Control Region]: OSI에서의 컨트롤 리전의 상태를 조회 및 변경한다.

  • [Staging]: OSI 리전의 현재 스테이징 라이브러리 정보를 조회한다.

  • [Active Region]: OSI 리전의 현재 기동 중인 종속(Dependent) 리전의 목록을 조회한다.

  • [MPP Server]: OSI 리전에서 현재 실행 중인 MPP 서버의 상태를 조회한다.

  • [MPP Service]: OSI 리전에서 현재 실행 중인 MPP 서버의 트랜잭션 상태를 표시한다.

  • [Events]: OSI 리전의 주요 이벤트를 조회한다.

[System Definition]

시스템 리소스에 대한 조회 및 변경을 수행한다.

  • [Database]: 시스템 리소스 중에서 데이터베이스를 관리한다.

  • [Application]: 시스템 리소스 중에서 애플리케이션을 관리한다.

  • [Transaction]: 시스템 리소스 중에서 트랜잭션을 관리한다.

  • [Terminal]: 시스템 리소스 중에서 터미널을 관리한다.

  • [LTERM]: 시스템 리소스 중에서 LTERM을 관리한다.

[Resources]

운용 중인 리소스에 대한 상태를 조회 및 변경을 수행한다.

  • [Database]: 런타임 시스템 리소스 중에서 데이터베이스를 관리한다.

  • [Application]: 런타임 시스템 리소스 중에서 애플리케이션을 관리한다.

  • [Transaction]: 런타임 시스템 리소스 중에서 트랜잭션을 관리한다.

  • [Terminal]: 런타임 시스템 리소스 중에서 터미널을 관리한다.

  • [LTERM]: 런타임 시스템 리소스 중에서 LTERM을 관리한다.

[MQ]

OSI 메시지 큐를 조회한다.

[Terminals]

OSI 리전의 현재 기동 중인 종속 리전을 조회한다.

2. Region

Region의 하위 메뉴에 대한 설명은 각 절의 설명을 참고한다.

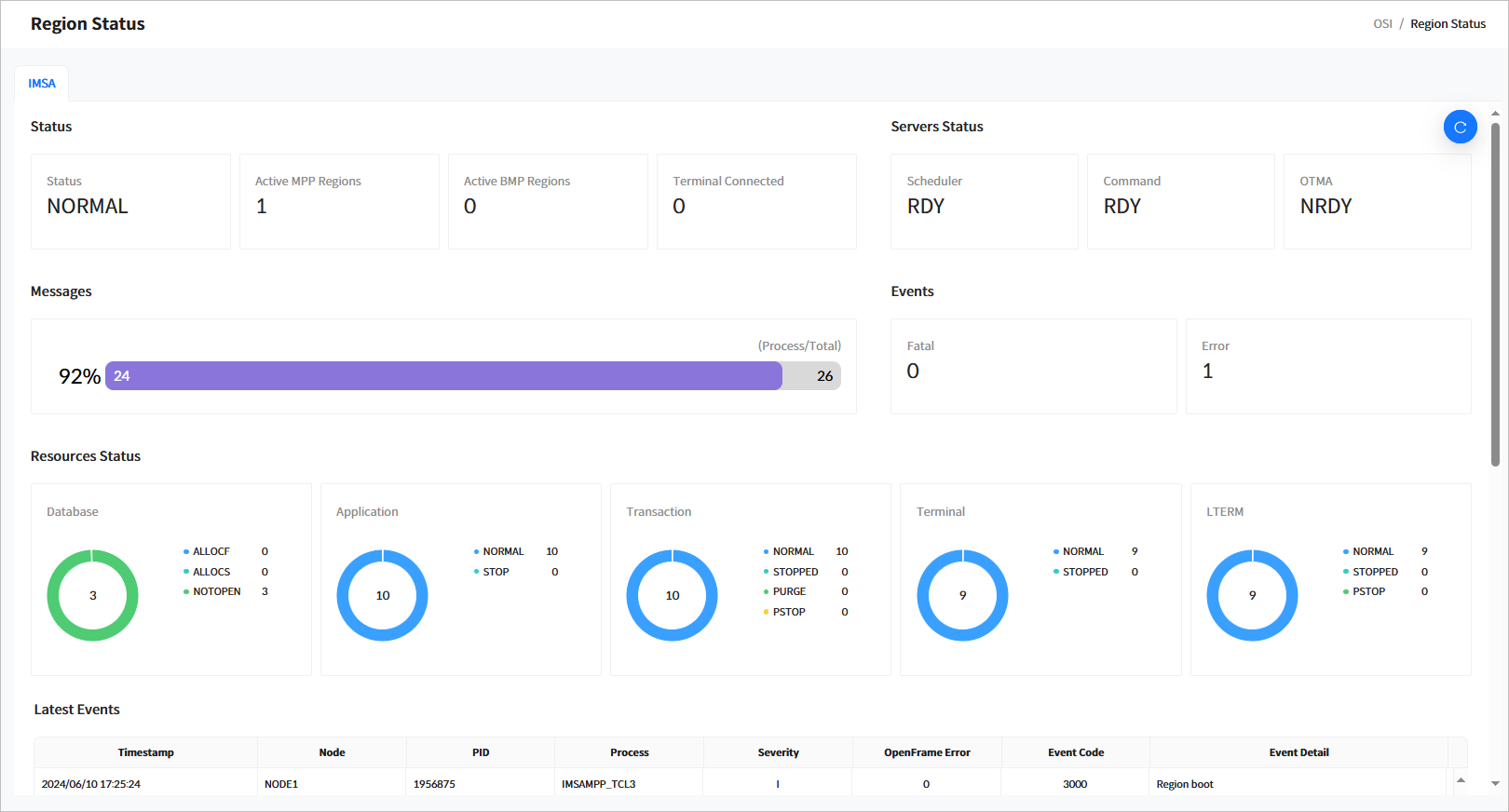
2.1. Region Status

네비게이션 영역에서 [Region] > [Region Status] 메뉴를 선택하면 리전과 관련된 일반적인 정보를 조회할 수 있다.

figure region status top
[OSI] - Region Status 화면

다음은 각 항목에 대한 설명이다.

  • Status

    IMS ID에 따른 리전의 기본 정보를 조회할 수 있다.

    항목 설명

    Status

    현재 리전의 상태이다.

    • INIT: 초기 상태이다.

    • NORMAL: 트랜잭션을 처리할 수 있는 정상 상태이다.

    • NEEDNRE: 컨트롤 리전 서버가 기동 되어 있으나, ‘/NRE' 커맨드 입력을 받지 못한 상태이다.

    • NEEDNREQ: ‘/CHECKPOINT DUMPQ’나 ‘/CHECKPOINT PURGE’ 커맨드로 컨트롤 리전이 종료되었으며, ‘/NRE’ 커맨드 입력을 받지 못한 상태이다.

    • NEEDERE: 컨트롤 리전 서버가 기동 되어 있으나, ‘/ERE' 커맨드 입력을 받지 못한 상태이다.

    • DOINGRST: 컨트롤 리전이 RESTART 작업을 진행 중인 상태이다.

    • NEEDSTDC: 컨트롤 리전이 재기동되었으나, DC 커맨드를 입력받지 못한 상태이다.

    • CHEFREEZ: ‘/CHECKPOINT FREEZE’로 컨트롤 리전이 종료되었다.

    • CHEDUMPQ: ‘/CHECKPOINT DUMPQ’로 컨트롤 리전이 종료되었다.

    • CHEPURGE: ‘/CHECKPOINT PURGE’로 컨트롤 리전이 종료되었다.

    • DOINGFRE: ‘/CHECKPOINT FREEZE’를 진행 중인 상태이다.

    • DOINGDMP: ‘/CHECKPOINT DUMPQ’를 진행 중인 상태이다.

    • DOINGPUR: ‘/CHECKPOINT PURGE’를 진행 중인 상태이다.

    • SHUTDOWN: 컨트롤 리전이 정상적으로 종료된 상태이다.

    • UNKNOWN: 컨트롤 리전의 상태를 알 수 없는 경우이다.

    Active MPP Regions

    기동되어 있는 MPP 리전의 개수이다.

    Active BMP Regions

    기동되어 있는 BMP 리전의 개수이다.

    Terminal Connected

    접속된 터미널의 개수이다.

  • Servers Status

    주요 시스템 서버의 기동 상태를 조회한다.

    항목 설명

    Scheduler

    OSI의 컨트롤 리전의 스케쥴 서버의 현재 상태이다.

    • RDY: 서버가 실행 대기 중인 상태이다.

    • NRDY: 서버가 기동되지 않은 상태이다.

    • RUNNING: 서버가 처리 중인 상태이다.

    Command

    OSI의 컨트롤 리전의 커맨드 서버의 현재 상태이다.

    • RDY: 서버가 실행 대기 중인 상태이다.

    • NRDY: 서버가 기동되지 않은 상태이다.

    • RUNNING: 서버가 처리 중인 상태이다.

    OTMA

    OSI의 OTMA 서버의 현재 상태이다.

    • RDY: 서버가 실행 대기 중인 상태이다.

    • NRDY: 서버가 기동되지 않은 상태이다.

    • RUNNING: 서버가 처리 중인 상태이다.

  • Messages

    OSI의 메시지 큐의 통계 정보이다. 처리율과 처리된 메시지의 개수 및 전체 메시지를 의미한다.

  • Events

    OSI 운용 시에 발생한 이벤트 중에서 Fatal(심각)과 Error(에러)에 대한 개수이다.

  • Resources Status

    런타임 리소스에 대한 상태를 조회한다. 현재 지원하는 리소스는 데이터베이스, 애플리케이션, 트랜잭션, 터미널, LTERM이다.

    • Database

      항목 설명

      STARTED

      현재 기동 중인 데이터베이스 개수이다.

      ALLOCF

      할당에 실패한 데이터베이스 개수이다.

      ALLOCS

      할당에 성공하였으나 아직 사용하지 않은 데이터베이스 개수이다.

      DBR

      DBR(Database Recovery) 상태인 데이터베이스 개수이다.

      STOPPED

      중지된 데이터베이스 개수이다.

    • Application

      항목 설명

      NORMAL

      사용 가능한 애플리케이션 개수이다.

      STOP

      중지된 애플리케이션 개수이다.

    • Transaction

      항목 설명

      NORMAL

      사용 가능한 트랜잭션 개수이다.

      STOP

      중지된 트랜잭션 개수이다.

    • Terminal

      항목 설명

      NORMAL

      사용 가능한 터미널 개수이다.

      STOP

      중지된 터미널 개수이다.

    • LTERM

      항목 설명

      NORMAL

      정상 상태의 LTERM 개수이다.

      STOPPED

      중지된 LTERM 개수이다.

      PURGE

      PURGE 상태의 LTERM 개수이다.

      PSTOP

      PSTOP된 LTERM 개수이다.

  • Last Events

    OSI의 가장 최근 20개의 이벤트 목록이다. 각 항목은 다음과 같다.

    항목 설명

    Timestamp

    이벤트가 발생한 시각이다.

    Node

    노드 이름이다.

    PID

    이벤트가 발생한 프로세스 ID이다.

    Process

    이벤트가 발생한 프로세스 이름이다.

    Servertity

    이벤트의 심각도를 나타낸다.

    OpenFrame Error

    에러 이벤트가 발생할 경우의 OpenFrame 에러 코드이다. 에러 코드를 확인할 수 있는 경우에만 출력된다.

    Event Code

    OSI 이벤트 코드이다. 이벤트 코드에 대한 자세한 내용은 OpenFrame OSI "관리자 안내서"를 참조한다.

    Event Detail

    이벤트에 대한 상세 설명이다.

2.2. Control Region

네비게이션 영역에서 [Region] > [Control Region] 메뉴를 선택하면 Control Region 화면으로 이동한다. 해당 화면에서 OSI에서의 컨트롤 리전의 상태를 조회 및 변경할 수 있다.

조회 조건을 설정하고 [Search] 버튼을 클릭하면 조회된 정보가 페이징 처리되어 조회된다. 최신 정보를 조회하려면 조회 목록 위에 있는 [Refresh] 버튼을 클릭한다.

figure control region
[OSI] - Control Region 화면
  • 조회 조건

    컨트롤 리전 목록을 조회할 조건을 입력한다.

    항목 설명

    IMS ID

    조회 대상 IMS ID를 선택한다.

  • 조회 목록

    다음은 각 조회 항목에 대한 설명이다.

    항목 설명

    IMS ID

    IMS ID이다.

    JOB ID

    컨트롤 리전을 기동한 JOB의 ID이다.

    Status

    컨트롤 리전의 현재 상태이다.

    Log Level

    리전의 현재 로그 레벨이다.

    Start Date/Time

    컨트롤 리전이 기동된 일자/시각이다.

2.2.1. 컨트롤 리전 상태 변경

조회된 컨트롤 리전 목록에서 체크박스를 선택하고 [Action] 버튼을 클릭하면 컨트롤 리전의 상태를 변경할 수 있다.

figure control region action
[OSI] - 컨트롤 리전 상태 변경

변경 가능한 상태는 다음과 같다.

항목 설명

NRE

‘NORMAL RESTART’를 수행한다.

ERE

‘EMERGENCY RESTART’를 수행한다.

STA DC

DC(Data Communication)을 시작한다.

STOP DC

DC(Data Communication)을 중지한다.

CHE FREEZE

‘CHECKPOINT FREEZE’를 수행한다.

OTHERS

기타 커맨드를 입력하여 실행 할 수 있다. 관련 커맨드에 대한 자세한 내용은 OpenFrame OSI "관리자 안내서"를 참조한다.

2.3. Staging

네비게이션 영역에서 [Region] > [Staging] 메뉴를 선택하면 Staging 화면으로 이동한다. 해당 화면에서 OSI 리전의 현재 스테이징 라이브러리 정보를 조회할 수 있다.

조회 조건을 설정하고 [Search] 버튼을 클릭하면 조회된 정보가 페이징 처리되어 조회된다. 최신 정보를 조회하려면 조회 목록 위에 있는 [Refresh] 버튼을 클릭한다.

figure staging
[OSI] - Staging 화면
  • 조회 조건

    스테이징 목록을 조회할 조건을 입력한다.

    항목 설명

    IMS ID

    조회 대상 IMS ID를 선택한다.

  • 조회 목록

    다음은 각 조회 항목에 대한 설명이다.

    항목 설명

    IMS ID

    IMS ID이다.

    Type

    스테이징 대상이다. 현재는 ‘LIBRARY’만 지원한다.

    Library

    스테이징 대상 이름이다.

    Active

    스테이징 라이브러리의 상태(Active/Inactive)이다.

    PDS

    라이브러리의 PDS 이름이다.

2.4. Active Region

OSI 리전의 현재 기동 중인 종속 리전을 조회한다.

조회 조건을 설정하고 [Search] 버튼을 클릭하면 조회된 정보가 페이징 처리되어 조회된다. 최신 정보를 조회하려면 조회 목록 위에 있는 [Refresh] 버튼을 클릭한다.

figure active region
[OSI] - Active Region 화면
  • 조회 조건

    액티브 리전을 조회할 조건을 입력한다.

    항목 설명

    IMS ID

    조회 대상 IMS ID를 선택한다.

  • 조회 목록

    다음은 각 조회 항목에 대한 설명이다.

    항목 설명

    IMS ID

    IMS ID이다.

    Job ID

    종속 리전을 기동한 Job ID이다.

    Job Name

    종속 리전을 기동한 Job 이름이다.

    OSI Server

    종속 리전의 OSI에서의 실제 서버 이름이다.

    Type

    종속 리전의 종류이다.

    • TP: MPP 리전

    • BATCH: BMP 리전

    Step

    종속 리전을 기동한 Job의 스텝 이름이다.

    Class

    MPP 리전의 경우 트랜잭션의 클래스 이름이다.

    PARM

    종속 리전을 기동했을 때의 JCL의 PARM 파라미터이다.

    AGN

    종속 리전을 기동했을 때의 JCL의 AGN 파라미터이다.

    SSM

    종속 리전을 기동했을 때의 JCL의 SSM 파라미터이다.

    Start Date/Time

    종속 리전이 기동한 날짜와 시각이다.

2.4.1. 액티브 리전 정지

조회된 액티브 리전 목록에서 체크박스를 선택하고 [Stop] 버튼을 클릭하면 리전을 정지할 수 있다.

figure active region confirm
[OSI] - 액티브 리전 정지

2.5. MPP Server

네비게이션 영역에서 [Region] > [MPP Server] 메뉴를 선택하면 OSI 리전의 현재 기동 중인 MPP 서버의 상태를 조회할 수 있다.

조회 조건을 설정하고 [Search] 버튼을 클릭하면 조회된 정보가 페이징 처리되어 조회된다. 최신 정보를 조회하려면 조회 목록 위에 있는 [Refresh] 버튼을 클릭한다.

figure mpp server
[OSI] - MPP Server 화면
  • 조회 조건

    MPP 서버를 조회할 조건을 입력한다.

    항목 설명

    IMS ID

    조회 대상 IMS ID를 선택한다.

    Server

    MPP 서버의 트랜잭션 클래스를 입력한다.

  • 조회 목록

    다음은 각 조회 항목에 대한 설명이다.

    항목 설명

    IMS ID

    IMS ID이다.

    SVRI

    OSI에서 관리하는 MPP 서버의 인덱스이다.

    Server

    OSI에서 관리하는 MPP 서버의 이름이다.

    Status

    MPP 서버의 현재 상태이다.

    • RDY: 기동된 상태이다.

    • NRDY: 기동되지 않은 상태이다.

    Count

    MPP 서버에서 처리한 메시지 개수이다.

    Q Count

    MPP 서버에서 처리 대기 중인 메시지 개수이다.

    QP Count

    MPP 서버에서 처리 대기 중에 삭제된 메시지 개수이다.

    EM Count

    최대 큐잉 건수를 초과하여 반환된 개수이다.

2.6. MPP Service

네비게이션 영역에서 [Region] > [MPP Service] 메뉴를 선택하면 OSI 리전의 현재 기동 중인 MPP 서버의 트랜잭션 상태를 조회할 수 있다.

조회 조건을 설정하고 [Search] 버튼을 클릭하면 조회된 정보가 페이징 처리되어 조회된다. 최신 정보를 조회하려면 조회 목록 위에 있는 [Refresh] 버튼을 클릭한다.

figure mpp service
[OSI] - MPP Service 화면
  • 조회 조건

    MPP 서비스를 조회할 조건을 입력한다.

    항목 설명

    IMS ID

    조회 대상 IMS ID를 선택한다.

    Server

    MPP 서버의 트랜잭션 클래스를 입력한다.

    Transaction

    MPP 서버의 트랜잭션을 입력한다.

  • 조회 목록

    다음은 각 조회 항목에 대한 설명이다.

    항목 설명

    IMS ID

    IMS ID이다.

    Server

    트랜잭션 클래스 이름이다.

    Transaction

    트랜잭션 이름이다.

    Count

    트랜잭션에서 처리한 메시지의 개수이다.

    SVC Avg.

    트랜잭션 수행 시의 평균 시간이다.

    Status

    트랜잭션의 현재 상태이다.

    • RDY: 기동된 상태이다.

    • NRDY: 기동되지 않은 상태이다.

    Q Count

    트랜잭션 처리 대기 중인 메시지 개수이다.

    Q Avg.

    처리 대기 중인 메시지들의 평균 대기 시간이다.

2.7. Events

네비게이션 영역에서 [Region] > [Events] 메뉴를 선택하면 OSI 리전의 주요 이벤트에 대해 조회할 수 있다.

조회 조건을 설정하고 [Search] 버튼을 클릭하면 조회된 정보가 페이징 처리되어 조회된다. 최신 정보를 조회하려면 조회 목록 위에 있는 [Refresh] 버튼을 클릭한다.

figure region events
[OSI] - Events 화면
  • 조회 조건

    이벤트를 조회할 조건을 입력한다.

    항목 설명

    IMS ID

    조회 대상 IMS ID를 선택한다.

    Serverity

    이벤트의 심각도를 선택한다.

    • FATAL: 심각한 오류가 발생한 이벤트이다.

    • ERROR: 에러가 발생한 이벤트이다.

    • INFO: 정보성 이벤트이다.

  • 조회 목록

    다음은 각 조회 항목에 대한 설명이다.

    항목 설명

    IMS ID

    IMS ID이다.

    Timestamp

    이벤트가 발생한 시각이다.

    Node

    노드 이름이다.

    PID

    이벤트가 발생한 프로세스 ID이다.

    Process

    이벤트가 발생한 프로세스 이름이다.

    Severity

    이벤트의 심각도이다.

    OpenFrame Error

    에러 이벤트가 발생할 경우의 OpenFrame 에러 코드이다. 에러 코드를 확인할 수 있는 경우에만 출력된다.

    Event Code

    OSI 이벤트 코드이다. 이벤트 코드에 대한 자세한 내용은 OpenFrame OSI "관리자 안내서"를 참조한다.

    Details

    이벤트에 대한 설명이다.

3. System Definition

OSI 시스템을 운영하기 위한 시스템 리소스를 관리하는 기능이다. OSI에서는 다음의 리소스를 지원하고 있다.

3.1. Database

네비게이션 영역에서 [System Definition] > [Database] 메뉴를 선택하면 시스템 리소스 중 데이터베이스(이하 DBD)를 관리할 수 있다.

조회 조건을 설정하고 [Search] 버튼을 클릭하면 조회된 정보가 페이징 처리되어 조회된다. 최신 정보를 조회하려면 조회 목록 위에 있는 [Refresh] 버튼을 클릭한다.

figure sd database
[OSI] - SD Database 화면
  • 조회 조건

    DBD를 조회할 조건을 입력한다.

    항목 설명

    IMS ID

    조회 대상 IMS ID를 선택한다.

    DBD

    DBD 이름을 입력한다.

  • 조회 목록

    다음은 각 조회 항목에 대한 설명이다.

    항목 설명

    IMS ID

    IMS ID이다.

    DBD

    DBD 이름이다.

    Access

    DBD의 액세스 타입이다.

    Residential

    DBD의 상주(Resident) 여부이다.

    Registered Date/Time

    DBD가 생성된 시각이다.

    Updated Date/Time

    DBD의 정보가 변경된 시각이다.

  • 버튼

    목록 상단의 버튼을 통해 DBD를 관리할 수 있다.

    버튼 설명

    [Add] 버튼

    DBD를 추가한다.

    [Delete] 버튼

    선택한 DBD를 삭제한다.

3.1.1. Database Details 화면

System Definition > Database 화면의 조회 목록에서 특정 DBD를 클릭하면 상세 정보 화면이 열린다.

화면명 앞에 있는 [<] 아이콘을 클릭하면 이전 화면으로 돌아간다.

figure sd database detail
[OSI] - SD Database Details 화면

다음은 각 항목에 대한 설명이다.

항목 설명

IMS ID

IMS ID이다.

DBD

DBD 이름이다.

Access

DBD의 액세스 타입이다.

Residential

DBD의 상주(Resident) 여부이다. (OSI에서는 지원하지 않으며 호환성을 위해 유지한다)

Registered Date/Time

DBD가 생성된 시각이다.

Updated Date/Time

DBD의 정보가 변경된 시각이다.

3.2. Application

네비게이션 영역에서 [System Definition] > [Application] 메뉴를 선택하면 시스템 리소스 중 애플리케이션을 관리할 수 있다.

조회 조건을 설정하고 [Search] 버튼을 클릭하면 조회된 정보가 페이징 처리되어 조회된다. 최신 정보를 조회하려면 조회 목록 위에 있는 [Refresh] 버튼을 클릭한다.

figure sd application
[OSI] - SD Application 화면
  • 조회 조건

    애플리케이션을 조회할 조건을 입력한다.

    항목 설명

    IMS ID

    조회 대상 IMS ID를 선택한다.

    Application

    애플리케이션 이름을 입력한다.

  • 조회 목록

    다음은 각 조회 항목에 대한 설명이다.

    항목 설명

    IMS ID

    IMS ID이다.

    Application

    애플리케이션 이름이다.

    Residential

    애플리케이션의 상주(Resident) 여부이다. (OSI에서는 지원하지 않으며 호환성을 위해 유지한다)

    Language

    애플리케이션의 언어 타입이다.

    Type

    애플리케이션의 프로그램 타입이다.

    Scheduler

    애플리케이션의 스케줄 타입이다.

    Registered Date/Time

    애플리케이션이 생성된 시각이다.

    Updated Date/Time

    애플리케이션 정보가 변경된 시각이다.

  • 버튼

    목록 상단에 있는 버튼을 통해 애플리케이션을 관리할 수 있다.

    버튼 설명

    [Add] 버튼

    애플리케이션을 추가한다.

    [Delete] 버튼

    선택한 애플리케이션을 삭제한다.

3.2.1. Application Details 화면

System Definition > Application 화면의 조회 목록에서 특정 애플리케이션을 클릭하면 상세 정보 화면이 열린다.

화면명 앞에 있는 [<] 아이콘을 클릭하면 이전 화면으로 돌아간다.

figure sd application detail
[OSI] - SD Application Details 화면

다음은 각 항목에 대한 설명이다.

항목 설명

IMS ID

IMS ID이다.

APPLCTN

애플리케이션 이름이다.

Residential

Residential로 지정할지 여부이다.

Fastpath

FastPath 애플리케이션인지 여부이다.

Remote SYS ID

원격 시스템에 대한 ID이다.

Local SYS ID

로컬 시스템에 대한 ID이다.

GPSB

GPSB 이름이다.

LANG

애플리케이션의 프로그램 언어이다.

Program Type

애플리케이션 타입이다.

  • TP: MPP 리전에서 수행하는 프로그램이다.

  • BATCH: BMP 리전에서 수행하는 프로그램이다.

Program OVLY

애플리케이션의 OVLY 정보이다.

Program OVLY Class

애플리케이션의 OVLY 클래스이다.

Scheduler

MPP나 BMP에서 동시에 메시지 처리가 가능한지 여부이다.

  • SERIAL: 동시에 처리할 수 없다.

  • PARALLEL: 동시에 처리할 수 있다.

Registered Date/Time

애플리케이션 리소스를 등록한 날짜와 시각이다.

Updated Date/Time

애플리케이션 리소스를 마지막으로 변경한 날짜와 시각이다.

3.3. Transaction

네비게이션 영역에서 [System Definition] > [Transaction] 메뉴를 선택하면 시스템 리소스 중 트랜잭션을 관리할 수 있다.

조회 조건을 설정하고 [Search] 버튼을 클릭하면 조회된 정보가 페이징 처리되어 조회된다. 최신 정보를 조회하려면 조회 목록 위에 있는 [Refresh] 버튼을 클릭한다.

figure sd transaction
[OSI] - SD Transaction 화면
  • 조회 조건

    트랜잭션을 조회할 조건을 입력한다.

    항목 설명

    IMS ID

    조회 대상 IMS ID를 선택한다.

    Transaction

    트랜잭션 코드를 입력한다.

  • 조회 목록

    다음은 각 조회 항목에 대한 설명이다.

    항목 설명

    IMS ID

    IMS ID이다.

    Application

    트랜잭션의 애플리케이션 이름이다.

    Transaction

    트랜잭션 이름이다.

    Edit

    트랜잭션의 편집명이다.

    Inquiry

    트랜잭션의 Inquiry 여부이다.

    Proc Limit

    트랜잭션의 프로세스 제한 개수이다.

    SPA Size

    트랜잭션의 SPA 크기이다.

    WFI

    트랜잭션의 WFI 여부이다.

    Registered Date/Time

    트랜잭션이 생성된 시각이다.

    Updated Date/Time

    트랜잭션 정보가 변경된 시각이다.

  • 버튼

    목록 상단에 있는 버튼을 통해 트랜잭션을 관리할 수 있다.

    버튼 설명

    [Add] 버튼

    트랜잭션을 추가한다.

    [Delete] 버튼

    선택한 트랜잭션을 삭제한다.

3.3.1. Transaction Details 화면

System Definition > Transaction 화면의 조회 목록에서 특정 트랜잭션을 클릭하면 상세 정보 화면이 열린다.

화면명 앞에 있는 [<] 아이콘을 클릭하면 이전 화면으로 돌아간다.

figure sd transaction detail
[OSI] - SD Transaction Details 화면

다음은 각 항목에 대한 설명이다.

항목 설명

IMS ID

IMS ID이다.

Application

애플리케이션 이름이다.

Transaction

트랜잭션 이름이다.

AOI

AOI(Automated Operator Interface)의 사용 여부이다. (OSI에서 지원하지 않으며 호환성을 위해 유지한다)

DCLWA

DCLWA(Data Communication Log Write Ahead)의 사용 여부이다. (OSI에서 지원하지 않으며 호환성을 위해 유지한다)

Edit Type

입력값을 대문자로 변경할지 여부이다.

  • UC: 대문자로 변경한다.

  • ULC: 대문자로 변경하지 않는다.

Edit Routine Name

편집 루틴 이름이다. (OSI에서 지원하지 않으며 호환성을 위해 유지한다)

FP Use

FastPath의 사용 여부이다. (OSI에서 지원하지 않으며 호환성을 위해 유지한다)

FP Size

FastPath 수행 시의 버퍼 크기이다. (OSI에서 지원하지 않으며 호환성을 위해 유지한다)

Inquiry

조회성 트랜잭션 여부이다. YES로 지정한 경우에는 HiDB의 ISRT, DLET, REPL 커맨드를 발행할 수 없다.

Inquiry Type

NRE나 ERE 수행 시에 복구할지 여부이다. (OSI에서 지원하지 않으며 호환성을 위해 유지한다)

Max RGN

MPP의 최대 리전 수이다. (OSI에서 지원하지 않으며 호환성을 위해 유지한다)

Mode Type

데이터베이스를 각 메시지마다 처리할지 프로그램 종료 시에 반영할지 지정한다. (OSI에서 지원하지 않으며 호환성을 위해 유지한다)

MSG Type

트랜잭션 코드 타입이다. (OSI에서 지원하지 않으며 호환성을 위해 유지한다)

MSG Resp

입력에 대해 트랜잭션에 응답을 반환했는지 여부이다.

MSG Type Class

트랜잭션 클래스를 지정한다.

PAR Limit

애플리케이션에서의 SCHDTYPE이 PARALLEL인 경우의 최댓값을 지정한다. (OSI에서 지원하지 않으며 호환성을 위해 유지한다)

PROC Limit Count

단일 처리 시 한 트랜잭션에서 처리할 수 있는 최대 메시지 개수이다. (OSI에서 지원하지 않으며 호환성을 위해 유지한다)

PROC Limit Count Per CPU

트랜잭션 내에서 CPU별 사용할 수 있는 최대 시간이다.

PRTY Count

트랜잭션의 스케줄링 우선순위를 지정하는 파라미터이다. (OSI에서 지원하지 않으며 호환성을 위해 유지한다)

PRTY Limit

트랜잭션의 스케줄링 우선순위를 지정하는 파라미터이다. (OSI에서 지원하지 않으며 호환성을 위해 유지한다)

PRTY Limit Count

트랜잭션의 스케줄링 우선순위를 지정하는 파라미터이다. (OSI에서 지원하지 않으며 호환성을 위해 유지한다)

Routing

여러 OSI 시스템에서 라우팅 정보를 지정하는 파라미터이다. (OSI에서 지원하지 않으며 호환성을 위해 유지한다)

SEG No

애플리케이션에서 GU 메시지를 통해 받을 수 있는 최대 세그먼트 개수이다.

SEG Size

애플리케이션에서 GU 메시지를 통해 받을 수 있는 세그먼트의 크기이다.

Serial

트랜잭션의 처리 순서를 지정할 수 있는지 여부이다.

SPA Size

SPA 영역에 대한 애플리케이션 크기이다.

SPA Type

다른 트랜잭션으로 변경되었을 때 SPA 길이가 작을 경우 Truncate할지 여부이다.

Remote SYS ID

원격 시스템의 SYSID 파라미터이다. (OSI에서 지원하지 않으며 호환성을 위해 유지한다)

Local SYS ID

로컬 시스템의 SYSID 파라미터이다. (OSI에서 지원하지 않으며 호환성을 위해 유지한다)

WFI

WFI(wait-for-input) 트랜잭션인지 여부이다.

Registered Date/Time

트랜잭션이 등록된 날짜와 시각이다.

Updated Date/Time

트랜잭션이 최종 변경된 날짜와 시각이다.

3.4. Terminal

네비게이션 영역에서 [System Definition] > [Terminal] 메뉴를 선택하면 시스템 리소스 중 터미널을 관리할 수 있다.

조회 조건을 설정하고 [Search] 버튼을 클릭하면 조회된 정보가 페이징 처리되어 조회된다. 최신 정보를 조회하려면 조회 목록 위에 있는 [Refresh] 버튼을 클릭한다.

figure sd terminal
[OSI] - Terminal 화면
  • 조회 조건

    터미널을 조회할 조건을 입력한다.

    항목 설명

    IMS ID

    조회 대상 IMS ID를 선택한다.

    Terminal

    터미널 이름을 입력한다.

  • 조회 목록

    다음은 각 조회 항목에 대한 설명이다.

    항목 설명

    IMS ID

    IMS ID이다.

    Terminal

    터미널 이름이다.

    Out Edit

    터미널의 출력 편집 여부이다.

    In Edit

    터미널의 입력 편집 여부이다.

    Model

    터미널의 모델 타입이다.

    Type

    터미널 타입이다.

    Line

    터미널의 라인 크기이다.

    Column

    터미널의 컬럼 크기이다.

    Lock

    터미널의 Lock 타입이다.

    SOSI

    터미널의 SOSI 타입이다.

    Registered Date/Time

    터미널이 생성된 날짜와 시각이다.

    Updated Date/Time

    터미널 정보가 변경된 시각이다.

  • 버튼

    목록 상단에 있는 버튼을 통해 터미널을 관리할 수 있다.

    버튼 설명

    [Add] 버튼

    터미널을 추가한다.

    [Delete] 버튼

    선택한 터미널을 삭제한다.

3.4.1. Terminal Details 화면

System Definition > Terminal 화면의 조회 목록에서 특정 터미널을 클릭하면 상세 정보 화면이 열린다.

화면명 앞에 있는 [<] 아이콘을 클릭하면 이전 화면으로 돌아간다.

figure sd terminal detail
[OSI] - SD Terminal Details 화면

다음은 각 항목에 대한 설명이다.

항목 설명

IMS ID

IMS ID이다.

Terminal

터미널 이름이다.

Out Edit

출력 처리 시 사용할 모듈 이름이다. (OSI에서 지원하지 않으며 호환성을 위해 유지한다)

In Edit

입력 처리 시 사용할 모듈 이름이다. (OSI에서 지원하지 않으며 호환성을 위해 유지한다)

Message Deletion

터미널에 메시지 삭제 여부를 지정하는 파라미터이다. (OSI에서 지원하지 않으며 호환성을 위해 유지한다)

Model

터미널 모델을 지정하는 파라미터이다. (OSI에서 지원하지 않으며 호환성을 위해 유지한다)

Printer Size

프린터에서의 프린트 위치를 지정하는 파라미터이다. (OSI에서 지원하지 않으며 호환성을 위해 유지한다)

Type

터미널 타입을 지정하는 파라미터이다. (OSI에서 지원하지 않으며 호환성을 위해 유지한다)

Line Size

3270 디스플레이 터미널의 길이를 지정한다.

Column Size

3270 디스플레이 터미널의 길이를 지정한다.

PFK

PFK(Program Function Key) 타입이다. (OSI에서 지원하지 않으며 호환성을 위해 유지한다)

Card

CARD 여부를 지정하는 파라미터이다. (OSI에서 지원하지 않으며 호환성을 위해 유지한다.)

Pen

PEN 여부를 지정하는 파라미터이다. (OSI에서 지원하지 않으며 호환성을 위해 유지한다)

Response

트랜잭션에 대한 응답을 지정하는 파라미터이다. (OSI에서 지원하지 않으며 호환성을 위해 유지한다.)

Share

VTAM에서 프린터를 공유할지 여부를 지정하는 파라미터이다. (OSI에서 지원하지 않으며 호환성을 위해 유지한다)

Automatic Page Deletion

터미널에서의 자동 페이지 삭제 여부를 지정하는 파라미터이다. (OSI에서 지원하지 않으며 호환성을 위해 유지한다)

Open Destination

IMS의 ‘/OPNDST’ 커맨드를 지정할 수 있는지 여부를 지정하는 파라미터이다.

Protected

각 메시지에 대해 Protected 모드를 지정하는 파라미터이다. (OSI에서 지원하지 않으며 호환성을 위해 유지한다)

Lock

MFS 전송 후에 키보드에 Lock을 지정할 수 있는지 여부이다. (OSI에서 지원하지 않으며 호환성을 위해 유지한다)

SOSI

MFS 입력 시에 SO(Shift-out)/SI(Shift-in)을 변환할지 여부이다. (OSI에서 지원하지 않으며 호환성을 위해 유지한다)

Registered Date/Time

터미널 정보가 등록된 날짜와 시각이다.

Updated Date/Time

터미널 정보가 최종 변경된 날짜와 시각이다.

3.5. LTERM

네비게이션 영역에서 [System Definition] > [LTERM] 메뉴를 선택하면 시스템 리소스 중 LTERM(논리 터미널)을 관리할 수 있다.

조회 조건을 설정하고 [Search] 버튼을 클릭하면 조회된 정보가 페이징 처리되어 조회된다. 최신 정보를 조회하려면 조회 목록 위에 있는 [Refresh] 버튼을 클릭한다.

figure sd lterm
[OSI] - SD LTERM 화면
  • 조회 조건

    LTERM을 조회할 조건을 입력한다.

    항목 설명

    IMS ID

    조회 대상 IMS ID를 조회한다.

    LTERM

    LTERM 이름을 입력한다.

  • 조회 목록

    다음은 각 조회 항목에 대한 설명이다.

    항목 설명

    IMS ID

    IMS ID이다.

    Terminal

    LTERM의 터미널 이름이다.

    LTERM

    LTERM 이름이다.

    Type

    LTERM 타입이다.

    Edit

    LTERM의 편집 여부이다.

    Edit Type

    LTERM의 편집 유형(UC 또는 ULC)이다.

    Output

    LTERM의 출력 터미널 이름이다.

    Registered Date/Time

    LTERM이 생성된 날짜와 시각이다.

    Updated Date/Time

    LTERM 정보가 변경된 날짜와 시각이다.

  • 버튼

    목록 상단의 버튼을 통해 LTERM을 관리할 수 있다.

    버튼 설명

    [Add] 버튼

    LTERM을 추가한다.

    [Delete] 버튼

    선택한 LTERM을 삭제한다.

3.5.1. LTERM Details 화면

System Definition > LTERM 화면의 조회 목록에서 특정 LTERM을 클릭하면 상세 정보 화면이 열린다.

화면명 앞에 있는 [<] 아이콘을 클릭하면 이전 화면으로 돌아간다.

figure sd lterm detail
[OSI] - SD LTERM Details 화면

다음은 각 항목에 대한 설명이다.

항목 설명

IMS ID

IMS ID이다.

Terminal

LTERM의 터미널 이름이다.

LTERM

LTERM의 이름이다.

Type

LTERM의 타입이다.

Edit

LTERM의 편집 여부이다.

Edit Type

LTERM의 편집 유형(UC 또는 ULC)이다.

Output

LTERM의 출력 터미널 이름이다.

Registered Date/Time

LTERM이 생성된 날짜와 시각이다.

Updated Date/Time

LTERM의 정보가 변경된 날짜와 시각이다.

4. Resource

OSI 시스템을 운영하기 위한 런타임 시스템 리소스를 관리하는 기능이다. OSI에서는 다음의 런타임 시스템 리소스에 대해 지원하고 있다.

4.1. Database

네비게이션 영역에서 [Resource] > [Database] 메뉴를 선택하면 런타임 시스템 리소스 중 데이터베이스를 관리할 수 있다.

조회 조건을 설정하고, [Search] 버튼을 클릭하면 조회된 정보가 페이징 처리되어 조회된다. 최신 정보를 조회하려면 조회 목록 위에 있는 [Refresh] 버튼을 클릭한다.

figure rsc database
[OSI] - Resource Database 화면
  • 조회 조건

    데이터베이스를 조회할 조건을 입력한다.

    항목 설명

    IMS ID

    조회 대상 IMS ID를 선택한다.

    Database

    데이터베이스 이름을 입력한다.

    Status

    상태를 선택한다.

  • 조회 목록

    다음은 각 조회 항목에 대한 설명이다.

    항목 설명

    IMS ID

    IMS ID이다.

    Database

    데이터베이스 이름이다.

    Type

    데이터베이스의 상주(Resident) 여부이다.

    Access

    데이터베이스의 액세스 타입이다.

    Status

    데이터베이스의 상태이다.

    Registered Date/Time

    데이터베이스가 생성된 날짜와 시각이다.

    Updated Date/Time

    데이터베이스의 상태가 변경된 날짜와 시각이다.

  • 버튼

    목록 상단에 있는 버튼을 통해 데이터베이스를 관리할 수 있다.

    버튼 설명

    [Action] 버튼

    선택한 항목에 대하여 imscmd를 실행시킨다.

    • /STA DB

    • /STOP DB

    • /DBR DB

4.1.1. 리소스 데이터베이스의 상태 변경

조회된 데이터베이스 목록에서 특정 데이터베이스의 체크박스를 선택하고 [Action] 버튼을 클릭하면 데이터베이스의 상태를 변경할 수 있다.

figure rsc database action
[OSI] - 리소스 데이터베이스의 상태 변경

변경 가능한 상태는 다음과 같다.

항목 설명

STA DB

트랜잭션에서 해당 데이터베이스를 사용할 수 있게 한다.

STOP DB

해당 데이터베이스에 접근하는 프로그램의 실행을 막는다.

DBR DB

트랜잭션이나 프로그램에서 데이터베이스에 접근하지 못하게 한다.

4.2. Application

네비게이션 영역에서 [Resource] > [Application] 메뉴를 선택하면 런타임 시스템 리소스 중 애플리케이션을 관리할 수 있다.

조회 조건을 설정하고 [Search] 버튼을 클릭하면 조회된 정보가 페이징 처리되어 조회된다. 최신 정보를 조회하려면 조회 목록 위에 있는 [Refresh] 버튼을 클릭한다.

figure rsc application
[OSI] - Resource Application 화면
  • 조회 조건

    애플리케이션을 조회할 조건을 입력한다.

    항목 설명

    IMS ID

    IMS ID를 선택한다.

    Application

    애플리케이션 이름을 입력한다.

    Status

    상태를 선택한다.

  • 조회 목록

    다음은 각 조회 항목에 대한 설명이다.

    항목 설명

    IMS ID

    IMS ID이다.

    Application

    애플리케이션 이름이다.

    Transaction

    애플리케이션의 트랜잭션 이름이다.

    Type

    애플리케이션의 프로그램 타입이다.

    Status

    애플리케이션의 상태이다.

    Registered Date/Time

    애플리케이션이 생성된 날짜와 시각이다.

    Updated Date/Time

    애플리케이션의 상태가 변경된 날짜와 시각이다.

  • 버튼

    목록 상단에 있는 버튼을 통해 애플리케이션을 관리할 수 있다.

    버튼 설명

    [Action] 버튼

    선택한 항목에 대하여 imscmd를 실행시킨다.

    • /STA PGM

    • /STOP PGM

4.2.1. 리소스 애플리케이션 상태 변경

조회된 애플리케이션 목록에서 특정 애플리케이션의 체크박스를 선택하고 [Action] 버튼을 클릭하면 애플리케이션의 상태를 변경할 수 있다.

figure rsc application action
[OSI] - 리소스 애플리케이션 상태 변경

변경 가능한 상태는 다음과 같다.

항목 설명

STOP PGM

PGM(애플리케이션)을 중지한다.

START PGM

PGM(애플리케이션)을 시작한다.

4.3. Transaction

네비게이션 영역에서 [Resource] > [Transaction] 메뉴를 선택하면 런타임 시스템 리소스 중 트랜잭션을 관리할 수 있다.

조회 조건을 설정하고 [Search] 버튼을 클릭하면 조회된 정보가 페이징 처리되어 조회된다. 최신 정보를 조회하려면 조회 목록 위에 있는 [Refresh] 버튼을 클릭한다.

figure rsc transaction
[OSI] - Resource Transaction 화면
  • 조회 조건

    트랜잭션을 조회할 조건을 입력한다.

    항목 설명

    IMS ID

    IMS ID를 선택한다.

    Transaction

    트랜잭션 코드를 입력한다.

    Status

    상태를 선택한다.

  • 조회 목록

    다음은 각 조회 항목에 대한 설명이다.

    항목 설명

    IMS ID

    IMS ID이다.

    Transaction

    트랜잭션 이름이다.

    Class

    트랜잭션의 클래스이다.

    Enq

    트랜잭션의 Enqueue 개수이다.

    Queue

    트랜잭션의 Queue 개수이다.

    Limit

    트랜잭션의 Limit 개수이다. (현재 미지원)

    Current Priority

    트랜잭션의 현재 우선순위이다. (현재 미지원)

    Normal Priority

    트랜잭션의 통상 우선순위이다. (현재 미지원)

    Limit Priority

    트랜잭션의 한계 우선순위이다. (현재 미지원)

    Parallel Limit

    트랜잭션의 병렬 제한 수이다. (현재 미지원)

    PSB

    Transaction의 PSB(애플리케이션) 이름이다.

    Status

    트랜잭션의 상태이다.

    Registered Date/Time

    트랜잭션이 생성된 날짜와 시각이다.

    Updated Date/Time

    트랜잭션의 상태가 변경된 날짜와 시각이다.

  • 버튼

    목록 상단에 있는 버튼을 통해 트랜잭션을 관리할 수 있다.

    버튼 설명

    [Action] 버튼

    선택한 항목에 대하여 imscmd를 실행시킨다.

    • /START TRAN

    • /STOP TRAN

    • /PSTOP TRAN

    • /PURGE TRAN

4.3.1. 리소스 트랜잭션의 상태 변경

조회된 트랜잭션 목록에서 특정 트랜잭션의 체크박스를 선택하고 [Action] 버튼을 클릭하면 트랜잭션의 상태를 변경할 수 있다.

figure rsc transaction action
[OSI] - 리소스 트랜잭션의 상태 변경

변경 가능한 상태는 다음과 같다.

항목 설명

STOP TRAN

트랜잭션을 중지한다.

START TRAN

트랜잭션을 시작한다.

PSTOP TRAN

특정 트랜잭션의 메시지 스케줄링을 정지한다.

PURGE TRAN

트랜잭션 큐잉을 정지한다.

4.4. Terminal

네비게이션 영역에서 [Resource] > [Terminal] 메뉴를 선택하면 런타임 시스템 리소스 중 터미널을 관리할 수 있다.

조회 조건을 설정하고 [Search] 버튼을 클릭하면 조회된 정보가 페이징 처리되어 조회된다. 최신 정보를 조회하려면 조회 목록 위에 있는 [Refresh] 버튼을 클릭한다.

figure rsc terminal
[OSI] - Resource Terminal 화면
  • 조회 조건

    터미널을 조회할 조건을 입력한다.

    항목 설명

    IMS ID

    조회 대상 IMS ID를 선택한다.

    Terminal

    터미널 이름을 입력한다.

    Status

    상태를 선택한다.

  • 조회 목록

    다음은 각 조회 항목에 대한 설명이다.

    항목 설명

    IMS ID

    IMS ID이다.

    Terminal

    터미널 이름이다.

    Enq

    터미널의 Enqueue 개수이다.

    Deq

    터미널의 Dequeue 개수이다.

    Queue

    터미널의 Queue 개수이다.

    Status

    터미널의 상태이다.

    Registered Date/Time

    터미널이 생성된 날짜와 시각이다.

    Updated Date/Time

    터미널의 상태가 변경된 날짜와 시각이다.

  • 버튼

    목록 상단에 있는 버튼을 통해 터미널을 관리할 수 있다.

    버튼 설명

    [Action] 버튼

    선택한 항목에 대하여 imscmd를 실행시킨다.

    • /START NODE

    • /STOP NODE

    • /OPN NODE

    • /CLS NODE

4.4.1. 리소스 터미널의 상태 변경

조회된 터미널 목록에서 특정 터미널의 체크박스를 선택하고 [Action] 버튼을 클릭하면 터미널의 상태를 변경할 수 있다.

figure rsc terminal action
[OSI] - 리소스 터미널의 상태 변경

변경 가능한 상태는 다음과 같다.

항목 설명

STOP NODE

터미널을 정지하고 로그오프 상태로 만든다.

START NODE

터미널을 로그온 할 수 있는 상태로 만든다.

CLS NODE

OSI에 연결된 노드를 해지한다.

OPN NODE

VTAM과 연결된 터미널을 OSI 시스템에 연결한다.

4.5. LTERM

네비게이션 영역에서 [Resource] > [LTERM] 메뉴를 선택하면 런타임 시스템 리소스 중 LTERM(논리 터미널)을 관리할 수 있다.

조회 조건을 설정하고 [Search] 버튼을 클릭하면 조회된 정보가 페이징 처리되어 조회된다. 최신 정보를 조회하려면 조회 목록 위에 있는 [Refresh] 버튼을 클릭한다.

figure rsc lterm
[OSI] - Resource LTERM 화면
  • 조회 조건

    LTERM을 조회할 조건을 입력한다.

    항목 설명

    IMS ID

    조회 대상 IMS ID를 선택한다.

    LTERM

    LTERM 이름을 입력한다.

    Status

    상태를 선택한다.

  • 조회 목록

    다음은 각 조회 항목에 대한 설명이다.

    항목 설명

    IMS ID

    IMS ID이다.

    LTERM

    LTERM 이름이다.

    Enq

    LTERM의 Enqueue 개수이다.

    Deq

    LTERM의 Dequeue 개수이다.

    Queue

    LTERM의 Queue 개수이다.

    Status

    LTERM의 상태이다.

    Registered Date/Time

    LTERM이 생성된 날짜와 시각이다.

    Updated Date/Time

    LTERM의 상태가 변경된 날짜와 시각이다.

  • 버튼

    목록 상단의 버튼을 통해 LTERM을 관리할 수 있다.

    버튼 설명

    [Action] 버튼

    선택한 항목에 대하여 imscmd를 실행시킨다.

    • /START LTERM

    • /STOP LTERM

    • /PSTOP LTERM

4.5.1. 리소스 LTERM의 상태 변경

조회된 LTERM 목록에서 특정 LTERM의 체크박스를 선택하고 [Action] 버튼을 클릭하면 LTERM의 상태를 변경할 수 있다.

figure rsc lterm action
[OSI] - 리소스 LTERM의 상태 변경

변경 가능한 상태는 다음과 같다.

항목 설명

START LTERM

LTERM을 사용 가능 상태로 만든다. STOP, PSTOP 등의 상태는 리셋된다.

STOP LTERM

LTERM을 STOP 상태로 만든다. 해당 LTERM으로의 메시지 송수신이 정지된다.

PSTOP LTERM

특정 LTERM 을 통한 메시지 송수신을 정지한다.

5. MQ

네비게이션 영역에서 [MQ] 메뉴를 선택하면 OSI 메시지 큐(이하 MQ)를 조회할 수 있다.

조회 조건을 설정하고 [Search] 버튼을 클릭하면 조회된 정보가 페이징 처리되어 조회된다. 최신 정보를 조회하려면 조회 목록 위에 있는 [Refresh] 버튼을 클릭한다.

figure mq
[OSI] - MQ 화면
  • 조회 조건

    MQ를 조회할 조건을 입력한다.

    항목 설명

    IMS ID

    조회 대상 IMS ID를 선택한다.

  • 조회 목록

    다음은 각 조회 항목에 대한 설명이다.

    항목 설명

    IMS ID

    IMS ID이다.

    MSG ID

    메시지 ID이다.

    Destination

    메시지의 목적지이다.

    Status

    메시지의 상태이다.

    Length

    메시지의 데이터 길이이다.

    Registered Date/Time

    메시지가 생성된 날짜와 시각이다.

    Updated Date/Time

    메시지의 상태가 변경된 날짜와 시각이다.

5.1. MQ Details 화면

MQ 화면의 조회 목록에서 특정 MSG ID를 클릭하면 해당 메시지의 상세 정보가 조회된다.

화면명 앞에 있는 [<] 아이콘을 클릭하면 이전 화면으로 돌아간다.

figure mq detail
[OSI] - MQ Details 화면

다음은 각 항목에 대한 설명이다.

항목 설명

IMS ID

IMS ID이다.

MSG ID

메시지 ID이다.

Flag

메시지의 플래그이다.

Type

메시지 타입이다.

Destination

메시지의 목적지이다.

Destination Type

메시지의 목적지 타입이다.

Terminal

메시지 소스의 터미널이다.

LTERM

메시지 소스의 LTERM이다.

MOD

메시지의 MOD 이름이다.

Service

메시지 목적지의 서비스 이름이다.

OFGW Client

메시지 소스의 OFGW 클라이언트 ID이다.

Tmax Client

메시지 소스의 Tmax 클라이언트 ID이다.

Region Client

메시지 소스의 리전 클라이언트 ID이다.

IP Address

메시지 소스의 IP 주소이다.

Input Date

IO-PCB에 메시지를 입력한 날짜이다.

Input Time

IO-PCB에 메시지를 입력한 시간이다.

Program Modification

메시지의 MOD 설정 플래그이다.

Prev. Message ID

메시지의 AL-PCB에서 사용된 이전 메시지 ID이다.

Input Message Seq.

메시지의 시퀀스이다.

PCB Flag

메시지의 PCB 플래그이다.

Segment count

메시지의 세그먼트 수이다.

Error Transaction

메시지 에러가 발생한 트랜잭션 코드이다.

Command Option

메시지의 커맨드 옵션이다.

SPA Length

메시지의 SPA 길이이다.

Error Code

메시지의 에러 코드이다.

Alt Type

메시지의 Alt 메시지 플래그이다.

MQMD

메시지의 MQMD이다.

MQIIH

메시지의 MQIIH이다.

Message Length

메시지 길이다.

Message Status

메시지의 현재 상태이다.

Registered Date/Time

메시지가 생성된 날짜와 시각이다.

Updated Date/Time

메시지가 마지막으로 변경된 날짜와 시각이다.

6. Terminals

네비게이션 영역에서 [Terminals] 메뉴를 선택하면 OSI 리전에서 현재 기동 중인 종속 리전을 조회할 수 있다.

조회 조건을 설정하고 [Search] 버튼을 클릭하면 조회된 정보가 페이징 처리되어 조회된다. 최신 정보를 조회하려면 조회 목록 위에 있는 [Refresh] 버튼을 클릭한다.

figure terminals
[OSI] - Terminals 화면
  • 조회 조건

    터미널을 조회할 조건을 입력한다.

    항목 설명

    IMS ID

    조회 대상 IMS ID를 선택한다.

  • 조회 목록

    다음은 각 조회 항목에 대한 설명이다.

    항목 설명

    IMS ID

    IMS ID이다.

    LTERM

    접속한 터미널의 LTERM 이름이다.

    TERM

    접속한 터미널의 이름이다.

    Status

    터미널의 현재 상태이다.

    • FORMAT: 초기 상태이다.

    • UNFORMAT: 로그인한 상태이다.

    Mode

    터미널의 모드이다.

    • DEFAULT: 터미널이 디폴트 모드이다.

    • PRINTER: 터미널이 프린터 모드이다.

    OFGW Client

    OpenFrame GW의 클라이언트 ID이다.

    IP Address

    터미널의 접속한 IP 주소이다.

    Trans

    터미널에서 마지막으로 수행한 Transaction이다.

    Registered Date/Time

    터미널이 접속한 시각이다.

    Updated Date/Time

    터미널 정보가 변경된 최종 시각이다.

6.1. Terminals Details 화면

[Terminals 화면]의 조회 목록에서 특정 'LTERM'을 클릭하면 해당 터미널의 상세 정보가 조회된다.

화면명 앞에 있는 [<] 아이콘을 클릭하면 이전 화면으로 돌아간다.

figure terminals detail
[OSI] - Terminals Details 화면

다음은 각 항목에 대한 설명이다.

항목 설명

IMS ID

IMS ID이다.

LTERM

접속한 터미널의 LTERM 이름이다.

TERM

접속한 터미널의 터미널 이름이다.

Status

터미널의 현재 상태이다.

  • FORMAT: 초기 상태이다.

  • UNFORMAT: 터미널이 로그인한 상태이다.

Mode

터미널의 모드 정보이다.

  • DEFAULT: 터미널이 디폴트 모드이다.

  • PRINTER: 터미널이 프린터 모드이다.

Sign On Status

Terminal의 TACF Sign/On 상태이다.

  • NEED: SignOn이 필요한 상태이다.

  • ON: SignOn 상태이다.

  • OFF: SignOff 상태이다.

Max Segment Count

최대 세그먼트 개수이다.

Current Page

터미널의 현재 페이지 번호이다.

Paging

현재 페이징 여부이다.

OFGW Client

OpenFrame GW의 클라이언트 ID이다.

Tmax Client ID

터미널의 클라이언트 ID이다.

Region Client ID

접속한 리전의 클라이언트 ID이다.

IP Address

터미널을 접속한 IP 주소이다.

Terminal Type

터미널의 유형이다.

  • Master

  • Secondary

Transaction

터미널에서 마지막으로 수행한 트랜잭션이다.

MOD

터미널의 현재 MOD(Message Output Descriptor) 값이다.

MID

터미널의 현재 MID(Message Input Descriptor) 값이다.

DIF

터미널의 DIF(Device Input Format) 값이다.

Next MOD

다음 트랜잭션의 MOD이다.

SPA Length

SPA의 길이이다.

User ID

사용자 ID이다.

Group ID

그룹 ID이다.

Registered Date/Time

터미널이 접속한 날짜와 시각이다.

Updated Date/Time

터미널 정보가 변경된 최종 날짜와 시각이다.