OSI

本章では、OpenFrame Managerの[OSI]メニューの主要機能について説明します。(OpenFrame OSIに対応)

1. 概要

[OSI]メニューでは、OpenFrame OSIの各リージョンの状態の確認やシステム・リソースの確認および変更などを行います。また、OSIメッセージ・キューや端末情報を確認することができます。

メニュー領域の[OSI]を選択し、ナビゲーション領域からメニューを選択します。

figure osi main
OSIのメイン画面

以下は、ナビゲーション・メニューの詳細です。

メニュー 説明

[Region]

OSIの各リージョンのステータスを確認します。

  • [Region Status]: 現在運用中のリージョンの状態を表示します。

  • [Control Region]: OSIでの制御リージョンの状態を確認し、制御リージョンの状態を変更できます。

  • [Staging]: OSIリージョンの現在のステージング・ライブラリ情報を表示します。

  • [Active Region]: OSIリージョンの現在起動している従属リージョンを表示します。

  • [MPP Server]: OSIリージョンの現在起動しているMPPサーバーの状態を表示します。

  • [MPP Service]: OSIリージョンの現在起動しているMPPサーバーのトランザクションの状態を表示します。

  • [Events]: OSIリージョンの主なイベントを表示します。

[System Definition]

システム・リソースの確認および変更を行います。

  • [Database]: システム・リソースのデータベースを管理します。

  • [Application]: システム・リソースのアプリケーションを管理します。

  • [Transaction]: システム・リソースのトランザクションを管理します。

  • [Terminal]: システム・リソースの端末を管理します。

  • [LTERM]: システム・リソースのLTERMを管理します。

[Resources]

現在運用中のリソースの状態を確認および変更します。

  • [Database]: ランタイム・システム・リソースのデータベースを管理します。

  • [Application]: ランタイム・システム・リソースのアプリケーションを管理します。

  • [Transaction]: ランタイム・システム・リソースのトランザクションを管理します。

  • [Terminal]: ランタイム・システム・リソースの端末を管理します。

  • [LTERM]: ランタイム・システム・リソースのLTERMを管理します。

[MQ]

OSIメッセージ・キューを表示します。

[Terminals]

OSIリージョンの現在起動している従属リージョンを表示します。

2. Region

Regionのサブメニューについて説明します。

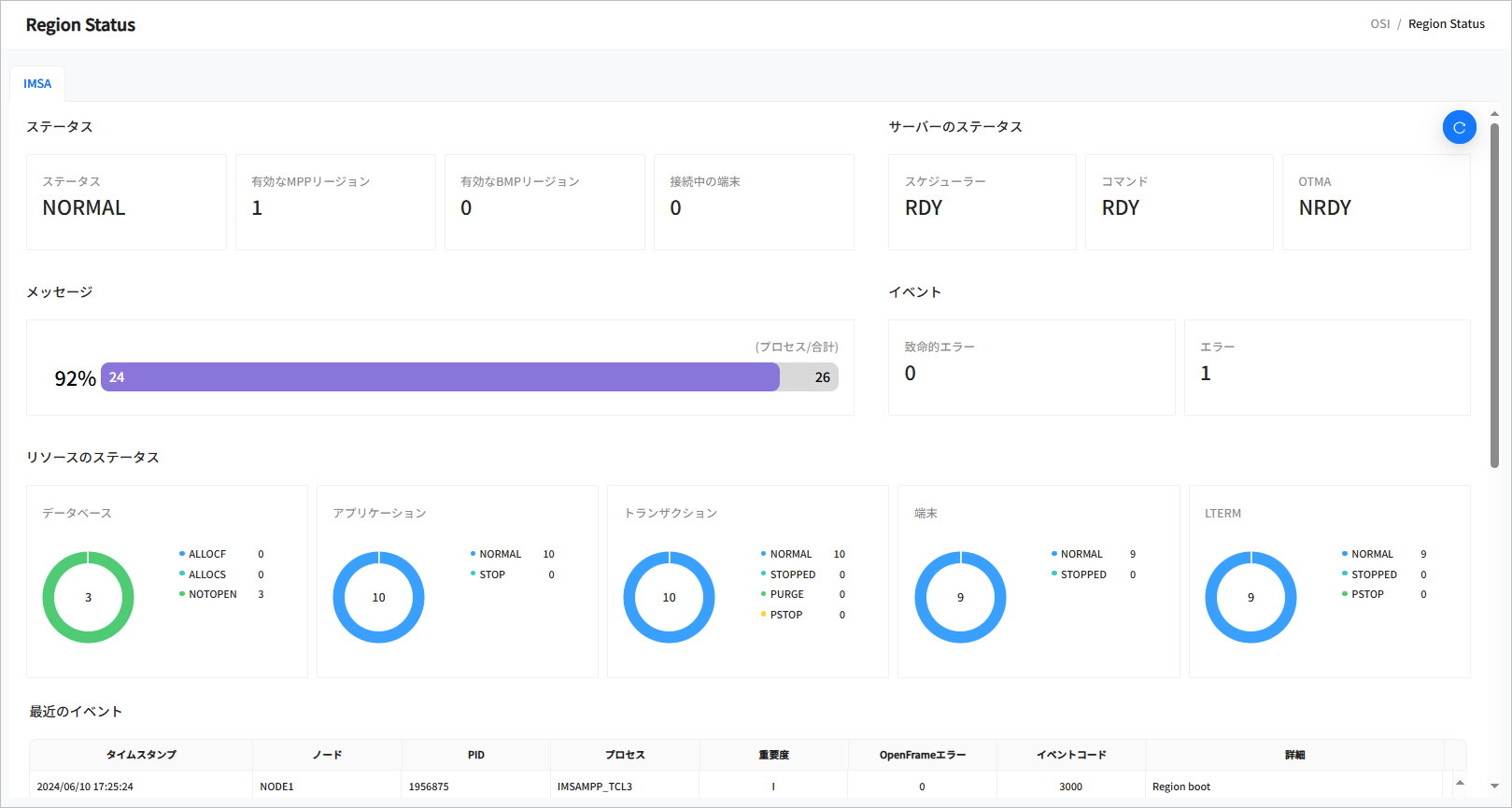
2.1. Region Status

ナビゲーション領域から[Region] > [Region Status]メニューを選択すると、リージョン関連の一般的な情報が表示されます。

figure region status top
[OSI] - Region Status

以下に、各項目について説明します。

  • ステータス

    IMS IDに応じたリージョンの基本情報を確認できます。

    項目 説明

    ステータス

    現在のリージョンの状態です。

    • INIT: 初期状態です。

    • NORMAL: トランザクションを処理できる正常な状態です。

    • NEEDNRE: 制御リージョン・サーバーは起動しており、/NREコマンドが入力されていない状態です。

    • NEEDNREQ: /CHECKPOINT DUMPQまたは/CHECKPOINT PURGEコマンドによって制御リージョンが終了しており、/NREコマンドが入力されていない状態です。

    • NEEDERE: 制御リージョン・サーバーは起動しており、/EREコマンドが入力されていない状態です。

    • DOINGRST: 制御リージョンが再起動を実行中の状態です。

    • NEEDSTDC: 制御リージョンが再起動されたが、DCコマンドが入力されていない状態です。

    • CHEFREEZ: /CHECKPOINT FREEZEによって制御リージョンが終了したことを示します。

    • CHEDUMPQ: /CHECKPOINT DUMPQによって制御リージョンが終了したことを示します。

    • CHEPURGE: /CHECKPOINT PURGEによって制御リージョンが終了したことを示します。

    • DOINGFRE: /CHECKPOINT FREEZEを実行中の状態です。

    • DOINGDMP: /CHECKPOINT DUMPQを実行中の状態です。

    • DOINGPUR: /CHECKPOINT PURGEを実行中の状態です。

    • SHUTDOWN: 制御リージョンが正常に終了した状態です。

    • UNKNOWN: 制御リージョンの状態が不明な場合です。

    有効なMPPリージョン

    起動しているMPPリージョンの数です。

    有効なBMPリージョン

    起動しているBMPリージョンの数です。

    接続中の端末

    接続されている端末の数です。

  • サーバーのステータス

    主なシステム・サーバーの起動状態を表示します。

    項目 説明

    スケジューラー

    OSIの制御リージョンのスケジュール・サーバーの現在の状態です。

    • RDY: サーバーが実行待機状態です。

    • NRDY: サーバーが起動していない状態です。

    • RUNNING: サーバーが実行中の状態です。

    コマンド

    OSIの制御リージョンのコマンド・サーバーの現在の状態です。

    • RDY: サーバーが実行待機状態です。

    • NRDY: サーバーが起動していない状態です。

    • RUNNING: サーバーが実行中の状態です。

    OTMA

    OSIのOTMAサーバーの現在の状態です。

    • RDY: サーバーが実行待機状態です。

    • NRDY: サーバーが起動していない状態です。

    • RUNNING: サーバーが実行中の状態です。

  • メッセージ

    OSIのメッセージ・キューの統計情報です。処理率と処理されたメッセージの数、およびメッセージの総数を示します。

  • イベント

    OSIの運用時に発生したイベントのうち、致命的なエラーとエラーの数を表示します。

  • リソースのステータス

    ランタイム・リソースの状態を表示します。現在サポートしているリソースは、データベース、アプリケーション、トランザクション、端末、LTERMです。

    • データベース

      項目 説明

      STARTED

      現在起動しているデータベースの数です。

      ALLOCF

      割り振りに失敗したデータベースの数です。

      ALLOCS

      割り振りに成功したデータベースの数です。

      DBR

      DBR(Database Recovery)状態のデータベースの数です。

      STOPPED

      停止されたデータベースの数です。

    • アプリケーション

      項目 説明

      NORMAL

      使用できるアプリケーションの数です。

      STOP

      停止されたアプリケーションの数です。

    • トランザクション

      項目 説明

      NORMAL

      使用できるトランザクションの数です。

      STOP

      停止されたトランザクションの数です。

    • 端末

      項目 説明

      NORMAL

      使用できる端末の数です。

      STOP

      停止された端末の数です。

    • LTERM

      項目 説明

      NORMAL

      正常なLTERMの数です。

      STOPPED

      停止されたLTERMの数です。

      PURGE

      PURGE状態のLTERMの数です。

      PSTOP

      PSTOP状態のLTERMの数です。

  • 最近のイベント

    OSIの直近イベント20件を表示します。

    項目 説明

    タイムスタンプ

    イベントが発生した日時です。

    ノード

    ノード名です。

    PID

    イベントが発生したプロセスIDです。

    プロセス

    イベントが発生したプロセス名です。

    重要度

    イベントの重要度を示します。

    OpenFrameエラー

    エラー・イベントが発生した場合のOpenFrameのエラーコードです。エラーコードを確認できる場合にのみ表示されます。

    イベントコード

    OSIのイベント・コードです。詳細については、OpenFrame OSI『管理者ガイド』を参照してください。

    詳細

    イベントの詳細です。

2.2. Control Region

ナビゲーション領域から[Region] > [Control Region]メニューを選択すると、Control Region画面が表示されます。OSIでの制御リージョンの状態を確認および変更することができます。

検索条件を指定して[検索]ボタンをクリックすると、検索の結果をページングして表示します。[更新]ボタンをクリックすると、最新情報に更新されます。

figure control region
[OSI] - Control Region
  • 検索条件

    制御リージョンを検索する条件を入力します。

    項目 説明

    IMS ID

    検索するIMS IDを選択します。

  • 検索結果

    以下は、検索結果の各項目の説明です。

    項目 説明

    IMS ID

    IMS IDです。

    ジョブID

    制御リージョンを起動したジョブIDです。

    ステータス

    制御リージョンの現在の状態です。

    ログレベル

    リージョンの現在のログ・レベルです。

    開始日時

    制御リージョンが起動された日時です。

2.2.1. 制御リージョンのステータスの変更

制御リージョンの検索結果として表示されたリストから特定のリージョンのチェックボックスをチェックし、[アクション]ボタンをクリックすると、その制御リージョンの状態を変更することができます。

figure control region action
[OSI] - 制御リージョンのステータスの変更

変更できるステータスは以下のとおりです。

項目 説明

NRE

NORMAL RESTARTを実行します。

ERE

EMERGENCY RESTARTを実行します。

STA DC

DC(Data Communication)を開始します。

STOP DC

DC(Data Communication)を停止します。

CHE FREEZE

CHECKPOINT FREEZEを実行します。

OTHERS

その他のコマンドを入力して実行できます。関連コマンドの詳細については、OpenFrame OSI『管理者ガイド』を参照してください。

2.3. Staging

ナビゲーション領域から[Region] > [Staging]メニューを選択すると、Staging画面が表示されます。OSIリージョンの現在のステージング・ライブラリ情報を確認することができます。

検索条件を指定して[検索]ボタンをクリックすると、検索の結果をページングして表示します。[更新]ボタンをクリックすると、最新情報に更新されます。

figure staging
[OSI] - Staging
  • 検索条件

    ステージングを検索する条件を入力します。

    項目 説明

    IMS ID

    検索するIMS IDを選択します。

  • 検索結果

    以下は、検索結果の各項目の説明です。

    項目 説明

    IMS ID

    IMS IDです。

    タイプ

    ステージングのタイプです。現在は「LIBRARY」のみサポートしています。

    ライブラリ

    ステージング・ライブラリです。

    状態

    ステージング・ライブラリの状態(ActiveまたはInactive)を示します。

    PDS

    ライブラリのPDS名です。

2.4. Active Region

OSIリージョンの現在起動している従属リージョンを表示します。

検索条件を指定して[検索]ボタンをクリックすると、検索の結果をページングして表示します。[更新]ボタンをクリックすると、最新情報に更新されます。

figure active region
[OSI] - Active Region
  • 検索条件

    アクティブ・リージョンを検索する条件を入力します。

    項目 説明

    IMS ID

    検索するIMS IDを選択します。

  • 検索結果

    以下は、検索結果の各項目の説明です。

    項目 説明

    IMS ID

    IMS IDです。

    ジョブID

    従属リージョンを起動したジョブIDです。

    ジョブ名

    従属リージョンを起動したジョブ名です。

    OSIサーバー

    従属リージョンのOSIでの実際のサーバー名です。

    タイプ

    従属リージョンのタイプです。

    • TP: MPPリージョン

    • BATCH: BMPリージョン

    ステップ

    従属リージョンを起動したジョブのステップ名です。

    クラス

    MPPリージョンの場合、トランザクションのクラス名です。

    PARM

    従属リージョンを起動した時のJCLのPARMパラメータです。

    AGN

    従属リージョンを起動した時のJCLのAGNパラメータです。

    SSM

    従属リージョンを起動した時のJCLのSSMパラメータです。

    開始日時

    従属リージョンが起動された日時です。

2.4.1. アクティブ・リージョンの停止

アクティブ・リージョンの検索結果として表示されたリストから特定のリージョンのチェックボックスをチェックし、[停止]ボタンをクリックすると、そのリージョンが停止されます。

figure active region confirm
[OSI] - アクティブ・リージョンの停止

2.5. MPP Server

ナビゲーション領域から[Region] > [MPP Server]メニューを選択すると、OSIリージョンの現在起動しているMPPサーバーの状態を表示します。

検索条件を指定して[検索]ボタンをクリックすると、検索の結果をページングして表示します。[更新]ボタンをクリックすると、最新情報に更新されます。

figure mpp server
[OSI] - MPP Server
  • 検索条件

    MPPサーバーを検索する条件を入力します。

    項目 説明

    IMS ID

    検索するIMS IDを選択します。

    サーバー

    MPPサーバーのトランザクション・クラスを入力します。

  • 検索結果

    以下は、検索結果の各項目の説明です。

    項目 説明

    IMS ID

    IMS IDです。

    SVR ID

    OSIで管理するMPPサーバーのIDです。

    サーバー

    OSIで管理するMPPサーバーの名前です。

    ステータス

    MPPサーバーの現在の状態です。

    • RDY: 起動された状態です。

    • NRDY: 起動されていない状態です。

    カウント

    MPPサーバーで処理したメッセージの数です。

    Qカウント

    MPPサーバーで処理待ちのメッセージの数です。

    QPカウント

    MPPサーバーで処理待ち中に削除されたメッセージの数です。

    EMカウント

    最大キューイング数を超えて返された数です。

2.6. MPP Service

ナビゲーション領域から[Region] > [MPP Service]メニューを選択すると、OSIリージョンの現在起動しているMPPサーバーのトランザクションの状態を表示します。

検索条件を指定して[検索]ボタンをクリックすると、検索の結果をページングして表示します。[更新]ボタンをクリックすると、最新情報に更新されます。

figure mpp service
[OSI] - MPP Service
  • 検索条件

    MPPサービスを検索する条件を入力します。

    項目 説明

    IMS ID

    検索するIMS IDを選択します。

    サーバー

    MPPサーバーのトランザクション・クラスを入力します。

    トランザクション

    MPPサーバーのトランザクションを入力します。

  • 検索結果

    以下は、検索結果の各項目の説明です。

    項目 説明

    IMS ID

    IMS IDです。

    サーバー

    トランザクション・クラス名です。

    トランザクション

    トランザクション名です。

    カウント

    トランザクションで処理したメッセージの数です。

    SVC平均

    トランザクションの平均実行時間です。

    ステータス

    トランザクションの現在の状態です。

    • RDY: 起動された状態です。

    • NRDY: 起動されていない状態です。

    Qカウント

    処理待ちのメッセージの数です。

    Q平均

    メッセージの平均処理待ち時間です。

2.7. Events

ナビゲーション領域から[Region] > [Events]メニューを選択すると、OSIリージョンの主なイベントが表示されます。

検索条件を指定して[検索]ボタンをクリックすると、検索の結果をページングして表示します。[更新]ボタンをクリックすると、最新情報に更新されます。

figure region events
[OSI] - Events 화면
  • 検索条件

    イベントを検索する条件を入力します。

    項目 説明

    IMS ID

    検索するIMS IDを選択します。

    重要度

    イベントの重要度を選択します。

    • FATAL: 致命的なエラーです。

    • ERROR: 重要なエラーです。

    • INFO: 確認用の情報や一般的なイベントです。

  • 検索結果

    以下は、検索結果の各項目の説明です。

    項目 説明

    IMS ID

    IMS IDです。

    タイムスタンプ

    イベントが発生した時刻です。

    ノード

    ノード名です。

    PID

    イベントが発生したプロセスIDです。

    プロセス

    イベントが発生したプロセス名です。

    重要度

    イベントの重要度です。

    OpenFrameエラー

    エラー・イベントが発生した場合のOpenFrameのエラーコードです。エラーコードを確認できる場合にのみ表示されます。

    イベントコード

    OSIのイベント・コードです。詳細については、OpenFrame OSI『管理者ガイド』を参照してください。

    詳細

    イベントの詳細です。

3. System Definition

OSIシステムを運用するためのシステム・リソースを管理します。OSIでは、以下のリソースをサポートしています。

3.1. Database

ナビゲーション領域から[System Definition] > [Database]メニューを選択すると、Database画面が表示されます。

検索条件を指定して[検索]ボタンをクリックすると、検索の結果をページングして表示します。[更新]ボタンをクリックすると、最新情報に更新されます。

figure sd database
[OSI] - System Definition - Database
  • 検索条件

    Database(以下、DBD)を検索する条件を入力します。

    項目 説明

    IMS ID

    検索するIMS IDを選択します。

    DBD

    DBD名を入力します。

  • 検索結果

    以下は、検索結果の各項目の説明です。

    項目 説明

    IMS ID

    IMS IDです。

    DBD

    DBD名です。

    アクセス

    DBDのアクセス・タイプです。

    レジデンシャル

    DBDが常駐しているかどうかを示します。

    登録日時

    DBDが作成された日時です。

    更新日時

    DBDが更新された日時です。

  • ボタン

    リストの上部にあるボタンを使用してDBDを管理できます。

    ボタン 説明

    [追加]

    DBDを追加します。

    [削除]

    選択したDBDを削除します。

3.1.1. Database Details

Database画面のリストから特定のDBDをクリックすると、Database Details画面が表示されます。ページ名の左にある[<]ボタンをクリックすると、前の画面に戻ります。

figure sd database detail
[OSI] - SD Database Details

以下は、各項目の説明です。

項目 説明

IMS ID

IMS IDです。

DBD

DBD名です。

アクセス

DBDのアクセス・タイプです。

レジデンシャル

DBDが常駐しているかどうかを示します。(OSIではサポートしていませんが、互換性のために維持されます)

登録日時

DBDが作成された日時です。

更新日時

DBDが更新された日時です。

3.2. Application

ナビゲーション領域から[System Definition] > [Application]メニューを選択すると、Application画面が表示されます。

検索条件を指定して[検索]ボタンをクリックすると、検索の結果をページングして表示します。[更新]ボタンをクリックすると、最新情報に更新されます。

figure sd application
[OSI] - System Definition - Application
  • 検索条件

    アプリケーションを検索する条件を入力します。

    項目 説明

    IMS ID

    検索するIMS IDを選択します。

    アプリケーション

    アプリケーション名を入力します。

  • 検索結果

    以下は、検索結果の各項目の説明です。

    項目 説明

    IMS ID

    IMS IDです。

    アプリケーション

    アプリケーション名です。

    レジデンシャル

    アプリケーションが常駐しているかどうかを示します。(OSIではサポートしていませんが、互換性のために維持されます)

    言語

    アプリケーションのプログラム言語です。

    タイプ

    アプリケーションのプログラム・タイプです。

    スケジューラー

    アプリケーションのスケジュール・タイプです。

    登録日時

    アプリケーションが作成された日時です。

    更新日時

    アプリケーションの情報が更新された日時です。

  • ボタン

    リストの上部にあるボタンを使用してアプリケーションを管理できます。

    ボタン 説明

    [追加]

    アプリケーションを追加します。

    [削除]

    選択したアプリケーションを削除します。

3.2.1. Application Details

Application画面のリストから特定のアプリケーションをクリックすると、Application Details画面が表示されます。ページ名の左にある[<]ボタンをクリックすると、前の画面に戻ります。

figure sd application detail
[OSI] - SD Application Details

以下は、各項目の説明です。

項目 説明

IMS ID

IMS IDです。

アプリケーション

アプリケーション名です。

レジデンシャル

レジデンシャルとして指定するかどうかを示します。

FastPath

FastPathアプリケーションかどうかを示します。

リモートSYS ID

リモート・システムのIDです。

ローカルSYS ID

ローカル・システムIDです。

GPSB

GPSB名です。

言語

アプリケーションのプログラム言語です。

タイプ

アプリケーションのプログラム・タイプです。

  • TP: MPPリージョンで実行するプログラムです。

  • BATCH: BMPリージョンで実行するプログラムです。

プログラムOVLY

アプリケーションのOVLY情報です。

プログラムOVLYクラス

アプリケーションのOVLYクラスです。

スケジューラー

MPPとBMPで同時にメッセージを処理できるかどうかを示します。

  • SERIAL: 同時に処理できません。

  • PARALLEL: 同時に処理できます。

登録日時

アプリケーション・リソースを登録した日時です。

更新日時

アプリケーション・リソースの最終更新日時です。

3.3. Transaction

ナビゲーション領域から[System Definition] > [Transaction]メニューを選択すると、Transaction画面が表示されます。

検索条件を指定して[検索]ボタンをクリックすると、検索の結果をページングして表示します。[更新]ボタンをクリックすると、最新情報に更新されます。

figure sd transaction
[OSI] - System Definition - Transaction
  • 検索条件

    トランザクションを検索する条件を入力します。

    項目 説明

    IMS ID

    検索するIMS IDを選択します。

    トランザクション

    トランザクション・コードを入力します。

  • 検索結果

    以下は、検索結果の各項目の説明です。

    項目 説明

    IMS ID

    IMS IDです。

    アプリケーション

    トランザクションのアプリケーション名です。

    トランザクション

    トランザクション名です。

    編集

    トランザクションの編集名です。

    問い合わせ

    トランザクションの問い合わせの有無です。

    プロセス制限

    トランザクションのプロセス制限数です。

    SPAサイズ

    トランザクションのSPAサイズです。

    WFI

    入力待ちトランザクションかどうかを示します。

    登録日時

    トランザクションが作成された日時です。

    更新日時

    トランザクションの情報が更新された日時です。

  • ボタン

    リストの上部にあるボタンを使用してトランザクションを管理できます。

    ボタン 説明

    [追加]

    トランザクションを追加します。

    [削除]

    選択したトランザクションを削除します。

3.3.1. Transaction Details

Transaction画面のリストから特定のアプリケーションをクリックすると、Transaction Details画面が表示されます。ページ名の左にある[<]ボタンをクリックすると、前の画面に戻ります。

figure sd transaction detail
[OSI] - SD Transaction Details

以下は、各項目の説明です。

項目 説明

IMS ID

IMS IDです。

アプリケーション

アプリケーション名です。

トランザクション

トランザクション名です。

AOI

自動化操作プログラム・インターフェース(AOI: Automated Operator Interface)を使用するかどうかを示します。(OSIではサポートしていませんが、互換性のために維持されます)

DCLWA

DCLWA(Data Communication Log Write Ahead)を使用するかどうかを示します。(OSIではサポートしていませんが、互換性のために維持されます)

編集タイプ

入力値を大文字に変更するかどうかを示します。

  • UC: 大文字に変更します。

  • ULC: 大文字に変更しません。

編集ルーチン名

編集ルーチンの名前です。(OSIではサポートしていませんが、互換性のために維持されます)

FPの使用

FastPathを使用するかどうかを示します。(OSIではサポートしていませんが、互換性のために維持されます)

FPサイズ

FastPathの実行時のバッファ・サイズです。(OSIではサポートしていませんが、互換性のために維持されます)

問い合わせ

問い合わせトランザクションかどうかを示します。YESの場合は、HiDBのISRT、DLET、REPLコマンドを発行できません。

問い合わせタイプ

NREまたはEREの実行時に復旧するかどうかを示します。(OSIではサポートしていませんが、互換性のために維持されます)

最大RGN

MPPの最大リージョン数です。(OSIではサポートしていませんが、互換性のために維持されます)

モードタイプ

データベースを各メッセージごとに処理するか、あるいはプログラムの終了時に反映するかを示します。(OSIではサポートしていませんが、互換性のために維持されます)

MSGタイプ

トランザクション・コードのタイプです。(OSIではサポートしていませんが、互換性のために維持されます)

MSG Resp

入力に対してトランザクションに応答を返したかどうかを示します。

MSGタイプクラス

トランザクションのクラスを指定します。

PARの限界

アプリケーションでのSCHDTYPEがPARALLELの場合の最大値を指定します。(OSIではサポートしていませんが、互換性のために維持されます)

PROCの限界カウント

単一処理時に1つのトランザクションで処理できる最大メッセージ数です。(OSIではサポートしていませんが、互換性のために維持されます)

CPU当たりのPROCの限界カウント

トランザクション内でCPUごとに使用できる最大時間です。

PRTYカウント

トランザクションのスケジューリングの優先順位を指定するパラメータです。(OSIではサポートしていませんが、互換性のために維持されます)

PRTYの限界

トランザクションのスケジューリングの優先順位を指定するパラメータです。(OSIではサポートしていませんが、互換性のために維持されます)

PRTYの限界カウント

トランザクションのスケジューリングの優先順位を指定するパラメータです。(OSIではサポートしていませんが、互換性のために維持されます)

ルーティング

複数のOSIシステムにおけるルーティング情報を指定するパラメータです。(OSIではサポートしていませんが、互換性のために維持されます)

SEG番号

アプリケーションがGUメッセージを通じて受信できる最大セグメント数です。

SEGサイズ

アプリケーションがGUメッセージを通じて受信できるセグメントのサイズです。

シリアル

トランザクションの処理順序を指定できるかどうかを示します。

SPA サイズ

SPA領域に対するアプリケーションのサイズです。

SPAタイプ

他のトランザクションに変更された時、SPAの長さが小さい場合、切り捨てるかどうか(Truncate)を示します。

リモートSYS ID

リモート・システムのSYSIDパラメータです。(OSIではサポートしていませんが、互換性のために維持されます)

ローカルSYS ID

ローカル・システムのSYSIDパラメータです。(OSIではサポートしていませんが、互換性のために維持されます)

WFI

入力待ち(WFI: wait-for-input)トランザクションかどうかを示します。

登録日時

トランザクションの登録日時です。

更新日時

トランザクションの最終更新日時です。

3.4. Terminal

ナビゲーション領域から[System Definition] > [Terminal]メニューを選択すると、Terminal画面が表示されます。

検索条件を指定して[検索]ボタンをクリックすると、検索の結果をページングして表示します。[更新]ボタンをクリックすると、最新情報に更新されます。

figure sd terminal
[OSI] - System Definition - Terminal
  • 検索条件

    端末を検索する条件を入力します。

    項目 説明

    IMS ID

    検索するIMS IDを選択します。

    端末

    端末名を入力します。

  • 検索結果

    以下は、検索結果の各項目の説明です。

    項目 説明

    IMS ID

    IMS IDです。

    端末

    端末名です。

    Out Edit

    端末の出力編集の有無を示します。

    In Edit

    端末の入力編集の有無を示します。

    モデル

    端末のモデル・タイプです。

    タイプ

    端末のタイプです。

    ライン

    端末のライン・サイズです。

    カラム

    端末のカラム・サイズです。

    ロック

    端末のロック・タイプです。

    SOSI

    端末のSOSIタイプです。

    登録日時

    端末が作成された日時です。

    更新日時

    端末の情報が更新された日時です。

  • ボタン

    リストの上部にあるボタンを使用して端末を管理できます。

    ボタン 説明

    [追加]

    端末を追加します。

    [削除]

    選択した端末を削除します。

3.4.1. Terminal Details

Terminal画面のリストから特定の端末をクリックすると、Terminal Details画面が表示されます。ページ名の左にある[<]ボタンをクリックすると、前の画面に戻ります。

figure sd terminal detail
[OSI] - SD Terminal Details

以下は、各項目の説明です。

項目 説明

IMS ID

IMS IDです。

端末

端末名です。

Out Edit

出力処理時に使用するモジュール名です。(OSIではサポートしていませんが、互換性のために維持されます)

In Edit

入力処理時に使用するモジュール名です。(OSIではサポートしていませんが、互換性のために維持されます)

メッセージの削除

端末にメッセージを削除するかどうかを指定するパラメータです。(OSIではサポートしていませんが、互換性のために維持されます)

モデル

端末モデルを指定するパラメータです。(OSIではサポートしていませんが、互換性のために維持されます)

プリンターサイズ

プリンターで印刷する位置を指定するパラメータです。(OSIではサポートしていませんが、互換性のために維持されます)

タイプ

端末タイプを指定するパラメータです。(OSIではサポートしていませんが、互換性のために維持されます)

ラインサイズ

3270表示端末の長さを設定します。

カラムサイズ

3270表示端末の長さを設定します。

PFK

PFK(プログラム・ファンクション・キー)タイプです。(OSIではサポートしていませんが、互換性のために維持されます)

カード

カードの有無を指定するパラメータです。(OSIではサポートしていませんが、互換性のために維持されます)

ペン

ペンの有無を指定するパラメータです。(OSIではサポートしていませんが、互換性のために維持されます)

レスポンス

トランザクションに対する応答を指定するパラメータです。(OSIではサポートしていませんが、互換性のために維持されます)

共有

VTAMでプリンターを共有するかどうかを指定するパラメータです。(OSIではサポートしていませんが、互換性のために維持されます)

自動ページ削除

端末でページを自動的に削除するかどうかを指定するパラメータです。(OSIではサポートしていませんが、互換性のために維持されます)

宛先のオープン

IMSの/OPNDSTコマンドを指定できるかどうかを指定するパラメータです。

保護中

各メッセージに対して保護モードを指定するパラメータです。(OSIではサポートしていませんが、互換性のために維持されます)

ロック

MFSを送信した後、キーボードをロックできるかどうかを示します。(OSIではサポートしていませんが、互換性のために維持されます)

SOSI

MFSの入力時にSO(シフトアウト)とSI(シフトイン)を変換するかどうかを示します。(OSIではサポートしていませんが、互換性のために維持されます)

登録日時

端末情報が登録された日時です。

更新日時

端末情報の最終更新日時です。

3.5. LTERM

ナビゲーション領域から[System Definition] > LTERM]メニューを選択すると、LTERM画面が表示されます。

検索条件を指定して[検索]ボタンをクリックすると、検索の結果をページングして表示します。[更新]ボタンをクリックすると、最新情報に更新されます。

figure sd lterm
[OSI] - SD LTERM 화면
  • 検索条件

    LTERMを検索する条件を入力します。

    項目 説明

    IMS ID

    検索するIMS IDを選択します。

    LTERM

    LTERM名を入力します。

  • 検索結果

    以下は、検索結果の各項目の説明です。

    項目 説明

    IMS ID

    IMS IDです。

    端末

    LTERMの端末名です。

    LTERM

    LTERM名です。

    タイプ

    LTERMのタイプです。

    編集

    LTERM編集ルーチンを使用するか否かを示します。

    編集タイプ

    LTERMの編集タイプ(UCまたはULC)です。

    出力

    LTERMの出力端末名です。

    登録日時

    LTERMが作成された日時です。

    更新日時

    LTERMの情報が更新された日時です。

  • ボタン

    リストの上部にあるボタンを使用してLTERMを管理できます。

    ボタン 説明

    [追加]

    LTERMを追加します。

    [削除]

    選択したLTERMを削除します。

3.5.1. LTERM Details

LTERM画面のリストから特定のLTERMをクリックすると、LTERM Details画面が表示されます。ページ名の左にある[<]ボタンをクリックすると、前の画面に戻ります。

figure sd lterm detail
[OSI] - SD LTERM Details

以下は、各項目の説明です。

項目 説明

IMS ID

IMS IDです。

端末

LTERMの端末名です。

LTERM

LTERM名です。

タイプ

LTERMのタイプです。

編集

LTERM編集ルーチンを使用するか否かを示します。

編集タイプ

LTERMの編集タイプ(UCまたはULC)です。

出力

LTERMの出力端末名です。

登録日時

LTERMが作成された日時です。

更新日時

LTERMの情報が更新された日時です。

4. Resource

OSIシステムを運用するためのランタイム・システム・リソースを管理します。OSIでは、以下のランタイム・システム・リソースをサポートしています。

4.1. Database

ナビゲーション領域から[Resource] > [Database]メニューを選択すると、Database画面が表示されます。

検索条件を指定して[検索]ボタンをクリックすると、検索の結果をページングして表示します。[更新]ボタンをクリックすると、最新情報に更新されます。

figure rsc database
[OSI] - Resource - Database
  • 検索条件

    データベースを検索する条件を入力します。

    項目 説明

    IMS ID

    検索するIMS IDを選択します。

    データベース

    データベース名を入力します。

    ステータス

    ステータスを選択します。

  • 検索結果

    以下は、検索結果の各項目の説明です。

    項目 説明

    IMS ID

    IMS IDです。

    データベース

    データベース名です。

    タイプ

    データベースが常駐しているかどうかを示します。

    アクセス

    データベースのアクセス・タイプです。

    ステータス

    データベースの状態です。

    登録日時

    データベースが作成された日時です。

    更新日時

    データベースの状態が更新された日時です。

  • ボタン

    リストの上部にあるボタンを使用してデータベースを管理できます。

    ボタン 説明

    [アクション]

    選択したデータベースに対してimscmdを実行させます。

    • /STA DB

    • /STOP DB

    • /DBR DB

4.1.1. データベースのステータスの変更

データベースの検索結果として表示されたリストから特定のデータベースのチェックボックスをチェックし、[アクション]ボタンをクリックすると、そのデータベースの状態を変更することができます。

figure rsc database action
[OSI] - データベースのステータスの変更

変更できるステータスは以下のとおりです。

項目 説明

STA DB

トランザクションでデータベースを使用できるようにします。

STOP DB

データベースにアクセスするプログラムの実行を阻止します。

DBR DB

トランザクションやプログラムがデータベースにアクセスできないようにします。

4.2. Application

ナビゲーション領域から[Resource] > [Application]メニューを選択すると、Application画面が表示されます。

検索条件を指定して[検索]ボタンをクリックすると、検索の結果をページングして表示します。[更新]ボタンをクリックすると、最新情報に更新されます。

figure rsc application
[OSI] - Resource - Application
  • 検索条件

    アプリケーションを検索する条件を入力します。

    項目 説明

    IMS ID

    IMS IDを選択します。

    アプリケーション

    アプリケーション名を入力します。

    ステータス

    ステータスを選択します。

  • 検索結果

    以下は、検索結果の各項目の説明です。

    項目 説明

    IMS ID

    IMS IDです。

    アプリケーション

    アプリケーション名です。

    トランザクション

    アプリケーションのトランザクション名です。

    タイプ

    アプリケーション・プログラム・タイプです。

    ステータス

    アプリケーションの状態です。

    登録日時

    アプリケーションが作成された日時です。

    更新日時

    アプリケーションの状態が更新された日時です。

  • ボタン

    リストの上部にあるボタンを使用してアプリケーションを管理できます。

    ボタン 説明

    [アクション]

    選択したアプリケーションに対してimscmdを実行させます。

    • /STA PGM

    • /STOP PGM

4.2.1. アプリケーションのステータスの変更

アプリケーションの検索結果として表示されたリストから特定のアプリケーションのチェックボックスをチェックし、[アクション]ボタンをクリックすると、そのアプリケーションの状態を変更することができます。

figure rsc application action
[OSI] - データベースのステータスの変更

変更できるステータスは以下のとおりです。

項目 説明

STOP PGM

PGM(アプリケーション)を停止します。

START PGM

PGM(アプリケーション)を開始します。

4.3. Transaction

ナビゲーション領域から[Resource] > [Transaction]メニューを選択すると、Transaction画面が表示されます。

検索条件を指定して[検索]ボタンをクリックすると、検索の結果をページングして表示します。[更新]ボタンをクリックすると、最新情報に更新されます。

figure rsc transaction
[OSI] - Resource - Transaction
  • 検索条件

    トランザクションを検索する条件を入力します。

    項目 説明

    IMS ID

    検索するIMS IDを選択します。

    トランザクション

    トランザクション・コードを入力します。

    ステータス

    ステータスを選択します。

  • 検索結果

    以下は、検索結果の各項目の説明です。

    項目 説明

    IMS ID

    IMS IDです。

    トランザクション

    トランザクション名です。

    クラス

    トランザクションのクラスです。

    Enq

    トランザクションのエンキュー・カウントです。

    キュー

    トランザクションのキュー・カウントです。

    限界カウント

    トランザクションの限界カウントです。(現在サポートしていません)

    現在の優先順位

    トランザクションの現在の優先順位です。(現在サポートしていません)

    通常優先順位

    トランザクションの通常優先順位です。(現在サポートしていません)

    限界優先順位

    トランザクションの限界優先順位です。(現在サポートしていません)

    並列限界カウント

    トランザクションの並列限界カウントです。(現在サポートしていません)

    PSB

    トランザクションのPSB(アプリケーション)名です。

    ステータス

    トランザクションの状態です。

    登録日時

    トランザクションが作成された日時です。

    更新日時

    トランザクションの状態が更新された日時です。

  • ボタン

    リストの上部にあるボタンを使用してトランザクションを管理できます。

    ボタン 説明

    [アクション]

    選択したトランザクションに対してimscmdを実行させます。

    • /START TRAN

    • /STOP TRAN

    • /PSTOP TRAN

    • /PURGE TRAN

4.3.1. トランザクションのステータスの変更

トランザクションの検索結果として表示されたリストから特定のトランザクションのチェックボックスをチェックし、[アクション]ボタンをクリックすると、そのトランザクションの状態を変更することができます。

figure rsc transaction action
[OSI] - トランザクションのステータスの変更

変更できるステータスは以下のとおりです。

項目 説明

STOP TRAN

トランザクションを停止します。

START TRAN

トランザクションを開始します。

PSTOP TRAN

特定のトランザクションのメッセージのスケジューリングを停止します。

PURGE TRAN

トランザクションのキューイングを停止します。

4.4. Terminal

ナビゲーション領域から[Resource] > [Terminal]メニューを選択すると、Terminal画面が表示されます。

検索条件を指定して[検索]ボタンをクリックすると、検索の結果をページングして表示します。[更新]ボタンをクリックすると、最新情報に更新されます。

figure rsc terminal
[OSI] - Resource - Terminal
  • 検索条件

    端末を検索する条件を入力します。

    項目 説明

    IMS ID

    検索するIMS IDを選択します。

    端末

    端末名を入力します。

    ステータス

    ステータスを選択します。

  • 検索結果

    以下は、検索結果の各項目の説明です。

    項目 説明

    IMS ID

    IMS IDです。

    端末

    端末名です。

    Enq

    端末のエンキュー数です。

    Deq

    端末のデキュー数です。

    キュー

    端末のキュー数です。

    ステータス

    端末の状態です。

    登録日時

    端末が作成された日時です。

    更新日時

    端末の状態が更新された日時です。

  • ボタン

    リストの上部にあるボタンを使用して端末を管理できます。

    ボタン 説明

    [アクション]

    選択した端末に対してimscmdを実行させます。

    • /START NODE

    • /STOP NODE

    • /OPN NODE

    • /CLS NODE

4.4.1. 端末のステータスの変更

端末の検索結果として表示されたリストから特定の端末のチェックボックスをチェックし、[アクション]ボタンをクリックすると、その端末の状態を変更することができます。

figure rsc terminal action
[OSI] - 端末のステータスの変更

変更できるステータスは以下のとおりです。

項目 説明

STOP NODE

端末を停止し、ログオフ状態にします。

START NODE

端末をログオンできる状態にします。

CLS NODE

OSIに接続されたノードを解除します。

OPN NODE

VTAMと接続されている端末をOSIシステムに接続します。

4.5. LTERM

ナビゲーション領域から[Resource] > [LTERM]メニューを選択すると、LTERM(論理端末)画面が表示されます。

検索条件を指定して[検索]ボタンをクリックすると、検索の結果をページングして表示します。[更新]ボタンをクリックすると、最新情報に更新されます。

figure rsc lterm
[OSI] - Resource - LTERM
  • 検索条件

    LTERMを検索する条件を入力します。

    項目 説明

    IMS ID

    検索するIMS IDを選択します。

    LTERM

    LTERM名を入力します。

    ステータス

    ステータスを選択します。

  • 検索結果

    以下は、検索結果の各項目の説明です。

    項目 説明

    IMS ID

    IMS IDです。

    LTERM

    LTERM名です。

    Enq

    LTERMのエンキュー数です。

    Deq

    LTERMのデキュー数です。

    キュー

    LTERMのキュー数です。

    ステータス

    LTERMの状態です。

    登録日時

    LTERMが作成された日時です。

    更新日時

    LTERMの状態が更新された日時です。

  • ボタン

    リストの上部にあるボタンを使用してLTERMを管理できます。

    ボタン 説明

    [アクション]

    選択したLTERMに対してimscmdを実行させます。

    • /START LTERM

    • /STOP LTERM

    • /PSTOP LTERM

4.5.1. LTERMのステータスの変更

LTERMの検索結果として表示されたリストから特定のLTERMのチェックボックスをチェックし、[アクション]ボタンをクリックすると、そのLTERMの状態を変更することができます。

figure rsc lterm action
[OSI] - LTERMのステータスの変更

変更できるステータスは以下のとおりです。

項目 説明

START LTERM

論理端末を使用できる状態にします。STOP、PSTOPなどの状態はリセットされます。

STOP LTERM

論理端末をSTOP状態にします。そのLTERMへのメッセージ送信が停止されます。

PSTOP LTERM

特定のLTERMを介したメッセージの送受信を停止します。

5. MQ

ナビゲーション領域から[MQ]メニューを選択すると、OSIのメッセージ・キューを確認することができます。

検索条件を指定して[検索]ボタンをクリックすると、検索の結果をページングして表示します。[更新]ボタンをクリックすると、最新情報に更新されます。

figure mq
[OSI] - MQ 화면
  • 検索条件

    MQを検索する条件を入力します。

    項目 説明

    IMS ID

    検索するIMS IDを選択します。

  • 検索結果

    以下は、検索結果の各項目の説明です。

    項目 説明

    IMS ID

    IMS IDです。

    MSG ID

    メッセージIDです。

    宛先

    メッセージの宛先です。

    ステータス

    メッセージのステータスです。

    長さ

    メッセージのデータ長です。

    登録日時

    メッセージが作成された日時です。

    更新日時

    メッセージのステータスが更新された日時です。

5.1. MQ Details

MQ画面のリストから特定のメッセージIDをクリックすると、MQ Details画面が表示されます。ページ名の左にある[<]ボタンをクリックすると、前の画面に戻ります。

figure mq detail
[OSI] - MQ Details

以下は、各項目の説明です。

項目 説明

IMS ID

IMS IDです。

MSG ID

メッセージIDです。

フラグ

メッセージ・フラグです。

タイプ

メッセージ・タイプです。

宛先

メッセージの宛先です。

宛先タイプ

メッセージの宛先タイプです。

端末

メッセージ・ソースの端末です。

LTERM

メッセージ・ソースのLTERMです。

MOD

メッセージのMOD(メッセージ出力記述子)名です。

サービス

メッセージ宛先のサービス名です。

OFGWクライアントID

メッセージ・ソースのOFGWクライアントIDです。

TmaxクライアントID

メッセージ・ソースのTmaxクライアントIDです。

リージョンクライアント

メッセージ・ソースのリージョン・クライアントIDです。

IPアドレス

メッセージ・ソースのIPアドレスです。

入力日

I/O PCBの入力日です。

入力時間

I/O PCBの入力時間です。

プログラムMODフラグ

メッセージのMOD設定フラグです。

前のメッセージID

AL-PCBで使用された前のメッセージIDです。

入力メッセージシーケンス

メッセージ・シーケンスです。

PCBフラグ

PCBフラグです。

セグメント数

メッセージ・セグメント数です。

エラートランザクション

エラーが発生したトランザクション・コードです。

コマンドオプション

メッセージのコマンド・オプションです。

SPAの長さ

メッセージのSPAの長さです。

エラーコード

メッセージのエラーコードです。

Altタイプ

Altメッセージ・フラグです。

MQMD

メッセージのMQMDです。

MQIIH

メッセージのMQIIHです。

メッセージの長さ

メッセージの長さです。

メッセージのステータス

メッセージの現在の状態です。

登録日時

メッセージが作成された日時です。

更新日時

メッセージの最終更新日時です。

6. Terminals

ナビゲーション領域から[Terminals]メニューを選択すると、OSIリージョンの現在起動している従属リージョンが表示されます。

検索条件を指定して[検索]ボタンをクリックすると、検索の結果をページングして表示します。[更新]ボタンをクリックすると、最新情報に更新されます。

figure terminals
[OSI] - Terminals
  • 検索条件

    端末を検索する条件を入力します。

    項目 説明

    IMS ID

    検索するIMS IDを選択します。

  • 検索結果

    以下は、検索結果の各項目の説明です。

    項目 説明

    IMS ID

    IMS IDです。

    LTERM

    接続した端末のLTERM名です。

    TERM

    接続した端末の名前です。

    ステータス

    端末の現在の状態です。

    • FORMAT: 初期状態です。

    • UNFORMAT: ログイン状態です。

    モード

    端末のモードです。

    • DEFAULT: 端末がデフォルト・モードです。

    • PRINTER: 端末がプリンター・モードです。

    OFGWクライアントID

    OpenFrame GWクライアントIDです。

    IPアドレス

    端末の接続IPアドレスです。

    Trans

    端末で最後に実行したトランザクションです。

    登録日時

    端末が接続した日時です。

    更新日時

    端末情報の最終更新日時です。

6.1. Terminals Details

Terminals画面のリストから特定のLTERMをクリックすると、Terminals Details画面が表示されます。ページ名の左にある[<]ボタンをクリックすると、前の画面に戻ります。

figure terminals detail
[OSI] - Terminals Details

以下は、各項目の説明です。

項目 説明

IMS ID

IMS IDです。

LTERM

接続したLTERM名です。

TERM

接続した端末名です。

ステータス

端末の現在の状態です。

  • FORMAT: 初期状態です。

  • UNFORMAT: ログイン状態です。

モード

端末のモードです。

  • DEFAULT: 端末がデフォルト・モードです。

  • PRINTER: 端末がプリンター・モードです。

サインオンステータス

端末のTACFのサインオン・ステータスです。

  • NEED: サインオンが必要な状態です。

  • ON: サインオン状態です。

  • OFF: サインオフ状態です。

最大セグメント数

セグメントの最大数です。

現在のページ

端末の現在のページ番号です。

ページング

ページングの有無です。

OFGWクライアントID

OpenFrame GWクライアントIDです。

TmaxクライアントID

端末のTmaxクライアントIDです。

リージョンクライアントID

接続したリージョン・クライアントIDです。

IPアドレス

端末の接続IPアドレスです。

端末タイプ

端末タイプです。

  • Master

  • Secondary

トランザクション

端末で最後に実行したトランザクションです。

MOD

端末の現在のMOD(メッセージ出力記述子)値です。

MID

端末の現在のMID(メッセージ入力記述子)値です。

DIF

端末のDIF(装置入力形式)値です。

次のMOD

次のトランザクションのMODです。

SPAの長さ

SPAの長さです。

ユーザーID

ユーザーIDです。

グループID

グループIDです。

登録日時

端末が接続した日時です。

更新日時

端末情報の最終更新日時です。