통합

본 장에서는 모니터링의 [통합] 탭에서 제공하는 기능에 대하여 설명합니다.

1. 업무시스템 선택

모니터링 메뉴에 접속하면 먼저 업무시스템 선택 화면이 표시됩니다.

figure monitoring main bizsystem
업무시스템 선택 화면

시스템에 등록된 업무시스템이 카드 형태로 표시되며, 모니터링할 업무시스템을 선택합니다. 카드 하단의 [모니터링 보러가기] 링크를 클릭하면 해당 업무시스템의 통합 모니터링 화면으로 이동합니다.

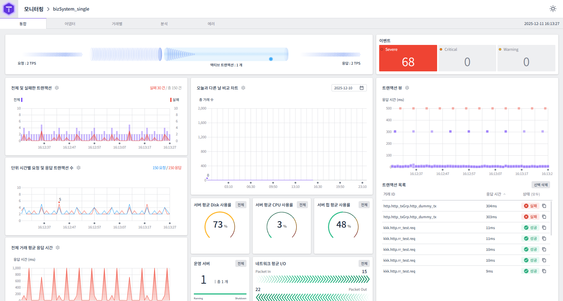
2. 개요

[통합] 탭은 AnyLink 시스템의 전체 현황을 한눈에 파악할 수 있는 대시보드를 제공합니다. 실시간 트랜잭션 처리 현황, 서버 리소스 사용량, 이벤트 알림 등 시스템 운영에 필요한 핵심 정보를 통합적으로 제공합니다.

figure monitoring main
통합 모니터링 화면

3. 화면 테마 설정

화면 우측 상단의 테마 아이콘을 클릭하여 화면 테마를 변경할 수 있습니다.

figure monitoring main dark
다크 모드 화면
아이콘 설명

image (해)

라이트 모드 (밝은 배경)

image (달)

다크 모드 (어두운 배경)

테마 설정은 모든 모니터링 탭에 동일하게 적용됩니다. 사용 환경에 따라 눈의 피로를 줄이기 위해 다크 모드를 사용하거나, 가독성을 높이기 위해 라이트 모드를 사용할 수 있습니다.

4. 화면 구성

4.1. 트랜잭션 처리 현황

화면 상단에는 현재 트랜잭션 처리 현황이 시각적으로 표시됩니다.

항목 설명

요청 TPS

현재 초당 요청 트랜잭션 수

액티브 트랜잭션

현재 처리 중인 트랜잭션 수

응답 TPS

현재 초당 응답 트랜잭션 수

4.2. 이벤트

화면 우측 상단의 이벤트 패널에서는 시스템에서 발생한 이벤트를 심각도별로 분류하여 표시합니다.

figure monitoring main event
이벤트 패널
심각도 설명

Severe

심각한 오류 이벤트 (빨간색으로 표시)

Critical

중요 이벤트

Warning

경고 이벤트

이벤트 항목을 클릭하면 해당 이벤트의 상세 목록이 표시됩니다. 목록에서는 트랜잭션 실패 정보 등을 확인할 수 있으며, 각 항목에 대해 복사 또는 삭제 작업을 수행할 수 있습니다.

4.3. 전체 및 실패한 트랜잭션

시간대별 전체 트랜잭션 수와 실패 트랜잭션 수를 차트로 표시합니다.

항목 설명

전체

전체 트랜잭션 수 (파란색 선)

실패

실패한 트랜잭션 수 (빨간색 선)

차트 우측 상단에는 실패 건수와 총 건수가 표시됩니다.

4.4. 오늘과 다른 날 비교 차트

선택한 날짜와 오늘의 총 거래 수를 비교하는 차트를 제공합니다. 날짜 선택기를 통해 비교할 날짜를 변경할 수 있습니다.

4.5. 트랜잭션 뷰

개별 트랜잭션의 응답 시간을 시각적으로 표시합니다.

  • 응답 시간 차트: 각 트랜잭션의 응답 시간(ms)을 점으로 표시

  • 트랜잭션 목록: 거래 ID, 응답 시간, 상태(성공/실패)를 목록으로 표시

트랜잭션 목록에서 특정 트랜잭션을 선택하면 상세 정보를 확인할 수 있습니다. [선택 삭제] 버튼을 클릭하여 선택한 트랜잭션을 목록에서 제거할 수 있습니다.

4.6. 단위 시간별 요청 및 응답 트랜잭션 수

단위 시간(초)별 요청 트랜잭션 수와 응답 트랜잭션 수를 차트로 표시합니다.

항목 설명

요청

단위 시간당 요청 트랜잭션 수 (파란색)

응답

단위 시간당 응답 트랜잭션 수 (초록색)

4.7. 전체 거래 평균 응답 시간

전체 거래의 평균 응답 시간을 시간대별로 표시하는 차트입니다. 응답 시간은 밀리초(ms) 단위로 표시됩니다.

4.8. 서버 리소스 사용률

서버의 주요 리소스 사용률을 게이지 차트로 표시합니다.

항목 설명

서버 평균 Disk 사용률

전체 서버의 평균 디스크 사용률(%)

서버 평균 CPU 사용률

전체 서버의 평균 CPU 사용률(%)

서버 힙 평균 사용률

전체 서버의 평균 JVM 힙 메모리 사용률(%)

각 항목의 [전체] 버튼을 클릭하면 개별 서버별 상세 정보를 확인할 수 있습니다.

4.9. 운영 서버

현재 운영 중인 서버의 수와 상태를 표시합니다.

항목 설명

Running

실행 중인 서버 수

Shutdown

종료된 서버 수

4.10. 네트워크 평균 I/O

네트워크 입출력 현황을 표시합니다.

항목 설명

Packet In

수신 패킷 수

Packet Out

송신 패킷 수